【為替相場】NY市場より円売りが続き1ドル149円半ば 150円を目指す展開 金もぐんぐん伸びる
1: 以下名無しさんに代わりまして管理人がお伝えします 1848/01/24(?)00:00:00 ID:money_soku
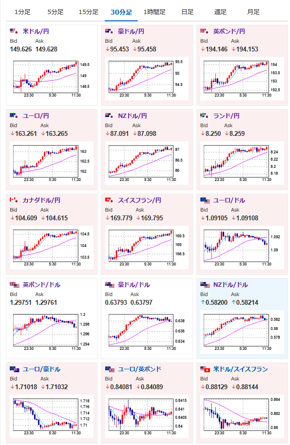
2025年03月18日11時52分取得:
やる夫今日のポイント:
・指標は悪かったものの、投機筋の円買いポジション崩れで150円乗せがありそうな雰囲気
・金は米2回利下げ前に3200ドル超を管理人が予想中
管理人ツイートより:
なんやかんやで方向感はないですが1ドル149円まで再度戻ってきました
一直線かどうかは微妙ですが私もやる夫と同じく再度150円はあるんじゃないかなと思っています— まねたん (@kasegerumatome) March 17, 2025
あと金は今のペースだと米利下げが2回終わるころには3200ドルいけそうですね
— まねたん (@kasegerumatome) March 17, 2025
本日のスケジュール(特に重要なイベントは赤字で表示)
日銀金融政策決定会合(1日目)
13:30 日)1月第三次産業活動指数(予想:前月比▲0.1%)
18:00 欧)レーン・フィンランド中銀総裁、講演
18:00 欧)エスクリバ・スペイン中銀総裁、講演
19:00 独)3月独ZEW景況感指数(予想:50.3)
19:00 欧)3月ユーロ圏ZEW景況感指数
19:00 欧)1月ユーロ圏貿易収支(予想:季節調整前なし/季節調整済138億ユーロの黒字)
21:30 カナダ)2月カナダ消費者物価指数(CPI、予想:前月比0.6%/前年比2.2%)
21:30 米)2月米住宅着工件数(予想:138.5万件、前月比1.4%)
建設許可件数(予想:145.0万件、前月比▲1.6%)
21:30 米)2月米輸入物価指数(予想:前月比▲0.1%)
22:15 米)2月米鉱工業生産(予想:前月比0.2%)
設備稼働率(予想:77.8%)
25:40 仏)ビルロワドガロー仏中銀総裁、講演
米連邦公開市場委員会(FOMC)1日目
1001: 以下名無しさんに代わりまして管理人がお伝えします 1848/01/24(?)00:00:00 ID:money_soku
おはようございますお。
ドル円、クロス円、金と全部伸びていてとても良い感じ。
以前予想していたとおり、投機筋の円買いポジションがかなり積みあがっていることもあり、1ドル150円を超えてくることを期待しているお。
金に関しては管理人が3200ドル超えも予想。
一直線ではない可能性との予想だけれど、今後も強い需要で価格上昇が見込めそうだお。
やる夫より:ニュース速報TwitterList、情報収集先などの記事だお
やる夫の投資情報収集先あれこれ(2024年10月02日update)
管理人のTwitterでも相場に関して出来る限りお答えしますとのこと



