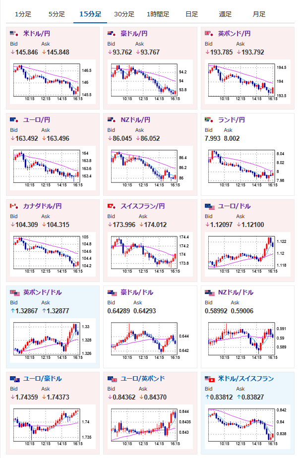
【相場】全面的に円買いの動きで推移 ロシアーウクライナ停戦はまだ厳しそうな様子 台湾財務相も「為替相場への言及なし」
1: 以下名無しさんに代わりまして管理人がお伝えします 1848/01/24(?)00:00:00 ID:money_soku
2025年05月15日16時26分取得:


台湾財政相「米国との会談に為替問題は含まれていなかった」
— まねたん (@kasegerumatome) May 15, 2025
1001: 以下名無しさんに代わりまして管理人がお伝えします 1848/01/24(?)00:00:00 ID:money_soku
特に材料なくズルズルと円高方向の動き。
これはもしかして何か情報が漏れているのでは?という印象を受けるお。
本日出るとすれば欧州GDP、米小売り、もしくは日本との為替協議で何かしら悪材料が見込まれるのか・・・。

やる夫より:ニュース速報TwitterList、情報収集先などの記事だお
やる夫の投資情報収集先あれこれ(2025年04月10日速報twitterlist更新)
管理人のTwitterでも相場に関して出来る限りお答えしますとのこと
xmにて$10500までボーナス、トレコン開催中とのこと
