【相場・アンケートあり】先々週と同じく円安傾向は維持 特にユーロ円が強い 来週は米CPIにトランプ関税に注目 ドル円はどうなる?
1: 以下名無しさんに代わりまして管理人がお伝えします 1848/01/24(?)00:00:00 ID:money_soku
2025年07月13日19時08分取得:


1001: 以下名無しさんに代わりまして管理人がお伝えします 1848/01/24(?)00:00:00 ID:money_soku
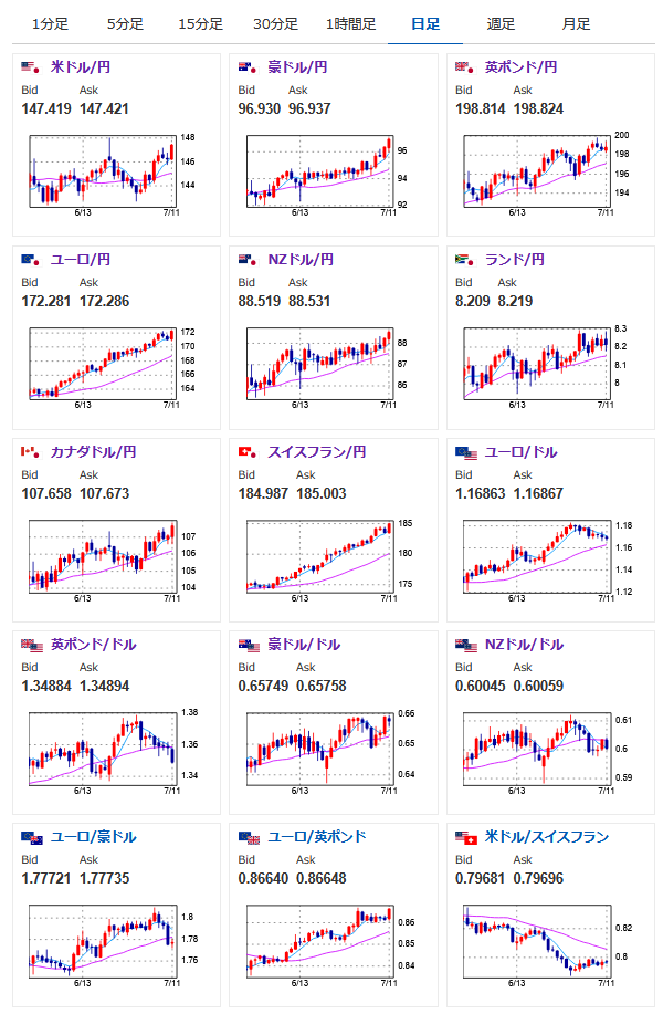
先週は先々週と同じ円安傾向.
アンケート予想も円安予想多数で正解だお。
先週管理人はユーロ円の円安傾向が続くのではとの予想を出しており、相場もその通りの動きに。
来週も同様の傾向なのではと予想しているみたいだお。
先週のアンケート記事:【相場・アンケートあり】円も弱いがドルも弱くドル円は横這い圏に クロス円は円安傾向 来週はどうなる?
>クロス円のほうは先週に引き続き伸びてきているな。
>特にユーロは170円台にのせてきている。
>来週もこの傾向は続くのではと思っているな。
ドル円のほうはトランプ関税や米CPIの影響次第だけれど、円安傾向なんじゃないかなと僕は予想しているお。

