【為替相場】ベッセント氏も利下げ圧力か ドル売りが続き1ドル147円割れギリギリへ 利下げ期待増からの米債利回り低下で金上昇 再び最高値狙うか
1: 以下名無しさんに代わりまして管理人がお伝えします 1848/01/24(?)00:00:00 ID:money_soku
2025年07月22日05時48分取得:


やる夫今日のポイント:
・ベッセント氏が利下げ圧力とも取れる発言
・ただし報道官やベッセント氏はパウエル氏解任に関しては否定的
・パウエル氏が圧力に負ける可能性を懸念して米債利回りが低下、ドル売り、金買いの動きに
・欧米貿易協議は継続中、トランプ氏は8月1日から30%関税で圧力
管理人ツイートより:
ベッセント米財務長官 インフレ数値が低ければ利下げをすべきだhttps://t.co/TedSQ67Z3t
ベッセント氏まで利下げ圧ですかぁ
ドル売りドル売り— まねたん (@kasegerumatome) July 21, 2025
本日のスケジュール(特に重要なイベントは赤字で表示)
07:45 NZ)6月ニュージーランド(NZ)貿易収支
10:30 豪)豪準備銀行(RBA)理事会議事要旨(7月7日-8日分)
18:15 英)ベイリー英中銀(BOE)総裁、議会証言
前回発言(6日前):大幅な利下げ示唆-雇用市場悪化なら
前回発言(6日前):大幅な利下げ示唆-雇用市場悪化なら
21:30 米)パウエル米連邦準備理事会(FRB)議長、あいさつ
前回発言(6月時点):関税の引き上げで物価が押し上げられるか見極めるため、一段の時間が必要
赤字の理由:スタンス変更があった場合はドル相場が大変動の可能性
前回発言(6月時点):関税の引き上げで物価が押し上げられるか見極めるため、一段の時間が必要
赤字の理由:スタンス変更があった場合はドル相場が大変動の可能性
23:00 米)7月米リッチモンド連銀製造業景気指数(予想:▲2)
26:00 米)ボウマンFRB副議長、講演
前回発言(6月時点):7月利下げに前向き インフレ圧力抑制なら
1001: 以下名無しさんに代わりまして管理人がお伝えします 1848/01/24(?)00:00:00 ID:money_soku
おはようございますお。
先日の為替相場は石破首相の続投報道、ベッセント氏の利下げ圧力(のようなもの)によってドル売り円買い気味。
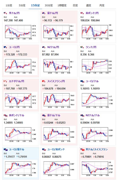
ドル円は一時1ドル147円割れギリギリまで円高に押されていたお。
市場では9月に25bpの利下げ期待が急上昇しており56.2%に。
米経済指標や次回のFOMCでの声明、パウエル氏の会見次第で大きくドル相場が動く可能性が高まったと思うお。
ソース:https://www.cmegroup.com/ja/markets/interest-rates/cme-fedwatch-tool.html
また米債利回りの低下に伴って金に資金が流入。
再度最高値を目指すかのような動きとなってきているお。

