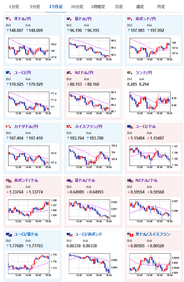
【相場】方向感のない円高寄りなレンジの動き続く 1ドル148円台前半
1: 以下名無しさんに代わりまして管理人がお伝えします 1848/01/24(?)00:00:00 ID:money_soku
2025年07月30日19時14分取得:


1001: 以下名無しさんに代わりまして管理人がお伝えします 1848/01/24(?)00:00:00 ID:money_soku
今のところ特に気になる材料は出ておらず、若干の円買いで横這いの動きだお。
独GDP、欧GDPも目立ったサプライズなし。
この後のADPはどうなるかお?

