【相場・アンケートあり】金曜日夜の大荒れ材料で一気に円高株安のリスク回避ムード 米雇用悪化、トランプ氏政策への懸念強い
1: 以下名無しさんに代わりまして管理人がお伝えします 1848/01/24(?)00:00:00 ID:money_soku
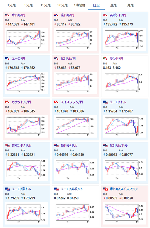
2025年08月03日17時27分取得:


1001: 以下名無しさんに代わりまして管理人がお伝えします 1848/01/24(?)00:00:00 ID:money_soku
先週オープン時のドル円は1ドル147.6円→クローズ時147.4円。
結果は横這いで残念ながらアンケート予想は外れだお。
金曜夜までは予想通りの円安で推移していたのだけれど、雇用統計以降の悪材料ラッシュで一気に円高株安に持っていかれたお。
関連記事:【相場】雇用統計悪化 特に前回値が10分の1に下方修正 9月利下げ期待が急上昇しドル円は147円台半ばまで円高に押される 株急落、金急騰

