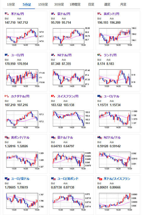
【相場】金曜日の悪材料での下げは続かず 日経平均は徐々に下げ幅縮小 ドル円も円安へ 1ドル147円台後半推移
1: 以下名無しさんに代わりまして管理人がお伝えします 1848/01/24(?)00:00:00 ID:money_soku
2025年08月04日15時26分取得:


1001: 以下名無しさんに代わりまして管理人がお伝えします 1848/01/24(?)00:00:00 ID:money_soku
ドル円、株価共に徐々に金曜日の混乱から値を戻してきているお。
個人的にはドル円は再び148円台入りを予想するお。
ちなみに9月17日FOMCの利下げ期待は80%ほど。
ソース:https://www.cmegroup.com/ja/markets/interest-rates/cme-fedwatch-tool.html
トランプ氏が前回の雇用統計を捏造扱いして良い数字を出してくるのであれば、CPIやPCEデフレーターは伸びているのでFRBが利下げをする理由にならず。
次のCPIも伸びが加速するようなら再び1ドル150円台の可能性があると思うお。

