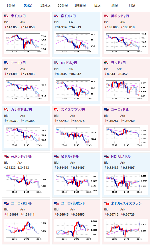
【相場】米PMI各種が市場予想を上回り上昇 1ドル147円台後半 利下げ期待は後退へ
1: 以下名無しさんに代わりまして管理人がお伝えします 1848/01/24(?)00:00:00 ID:money_soku
2025年08月21日22時50分取得:


1001: 以下名無しさんに代わりまして管理人がお伝えします 1848/01/24(?)00:00:00 ID:money_soku
米PMI発表。
製造、サービス、総合、全てで上回る数字が出ていて、これは9月の利下げの必要性はかなり薄れていると思うお。

