【相場】円安が進み、一時1ドル148円タッチ 米インフレ懸念は強く日本は利上げ期待弱い 今後も円売り続くか
1: 以下名無しさんに代わりまして管理人がお伝えします 1848/01/24(?)00:00:00 ID:money_soku
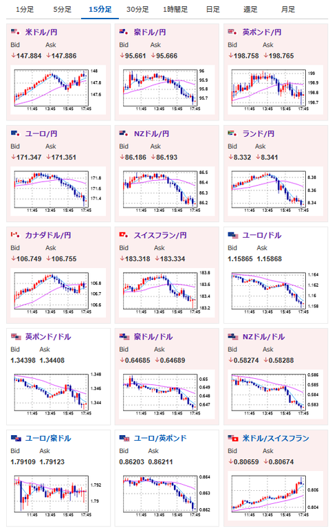
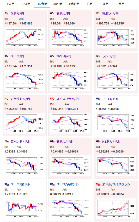
2025年08月27日17時53分取得:


日本市場で出た重要材料:
・トランプ氏、インド製品に50%関税発動
お昼の相場記事:
【為替相場】トランプ氏はFRB支配姿勢あらわ FRBは反発 ドル円は一時上下も徐々に円売りの動きで推移
1001: 以下名無しさんに代わりまして管理人がお伝えします 1848/01/24(?)00:00:00 ID:money_soku
お昼の記事に書いた通りに円安の流れ。
ドル円ロングはしっかり決まっていていい感じだお。
今のところ円高材料は、トランプ氏のFRBへの圧力や関税発言くらいなのかなと思っているお。

