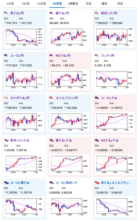
【為替相場】ドル円は一時148円を超えるも、その後147円台前半まで円高押し トランプ政権はクックFRB理事の解任に躍起 中川氏の発言では利上げはまだな様子
1: 以下名無しさんに代わりまして管理人がお伝えします 1848/01/24(?)00:00:00 ID:money_soku
2025年08月28日11時18分取得:


やる夫今日のポイント:
・トランプ氏側近はこぞってクック氏を批判し辞任要求
・FRBの独立性喪失がドルの重しに
・中川日銀審議員の発言でドル円は下げ止まりか
・NVIDIA決算は予想をやや上回り、市場には安心感
NY市場中にあった重要材料:
ベッセント財務長官
・次期FRB議長候補として、「非常に有力な人物が11人おり、来月から面談を開始する」
ウィリアムズNY連銀総裁
・いずれは利下げが適切となる時期が来る
・GDPは減速しており、今後も継続を予想
・これは減速であって、停滞ではない
・失業率4.2%は歴史的に極めて低い水準
・雇用ペースの減速は明らかに確認できる
・労働力人口の伸びも現在鈍化している
・雇用者数の均衡点に関する確かな推計値は持っていない
・雇用と物価のリスクバランスが近づきつつある
・中央銀行の独立性は極めて重要
・クック理事への告発についてはコメントしない
本日のスケジュール(特に重要なイベントは赤字で表示)
16:00 スイス)4-6月期スイス国内総生産(GDP、予想:前期比0.1%/前年比1.4%)
16:00 トルコ)7月トルコ貿易収支
17:00 欧)レーン・フィンランド中銀総裁、講演
18:00 欧)8月ユーロ圏経済信頼感指数(予想:96.0)
18:00 欧)8月ユーロ圏消費者信頼感指数(確定値、予想:▲15.5)
18:30 南ア)7月南アフリカ卸売物価指数(PPI、予想:前月比0.6%/前年比1.4%)
19:30 インド)7月インド鉱工業生産(予想:前年同月比2.1%)
20:30 欧)欧州中央銀行(ECB)理事会議事要旨(7月23-24日分)
21:00 メキシコ)7月メキシコ失業率(季節調整前、予想:2.86%)
21:30 カナダ)4-6月期カナダ経常収支(予想:194.0億カナダドルの赤字)
21:30 米)4-6月期米GDP改定値(予想:前期比年率3.1%)
個人消費(改定値、予想:前期比1.6%)
コアPCE(改定値、予想:前期比2.6%)
21:30 米)前週分の米新規失業保険申請件数/失業保険継続受給者数(予想:23.0万件/197.0万人)
23:00 米)7月米住宅販売保留指数(仮契約住宅販売指数、予想:前月比▲0.1%/前年比0.1%)
26:00 米)米財務省、7年債入札
1001: 以下名無しさんに代わりまして管理人がお伝えします 1848/01/24(?)00:00:00 ID:money_soku
お疲れ様ですお。
昨日は順調に円安に伸びていたドル円も、深夜帯には反転し1ドル147円付近へ。
基本的には円安寄りという見方に変化はなく、ウィリアムズNY連銀総裁やトランプ政権の発言も影響した大きめの調整かなと思っているお。
日本市場では中川日銀審議員の発言で利上げ期待が後退。(米国の影響で不確実性が高い)
円高の動きは止まり1ドル147円台前半にて推移しているお。

