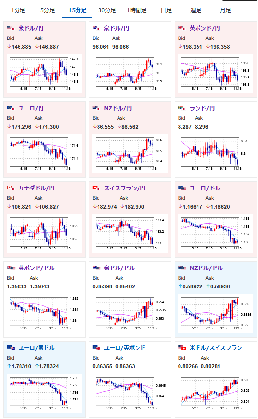
【為替相場】本日夜にPCEデフレーターあり ドル円は147円付近でやや円高 方向感のない動き 金が強い
1: 以下名無しさんに代わりまして管理人がお伝えします 1848/01/24(?)00:00:00 ID:money_soku
2025年08月29日11時31分取得:


やる夫今日のポイント:
・東京都区CPIを見ても、日銀次回会合での金利はほぼ据え置き。10月も厳しい
・ウォラー氏がスタンスを軟化「大幅利下げ必要ない」と発言
・トランプ氏はクック氏退任を強行、ミラン氏公聴会を9月4日に開催
NY市場であった重要材料:
クックFRB理事
・トランプ大統領を提訴
・トランプ大統領を提訴
・クック理事提訴による緊急審理、明日29日午前10時に設定(日本時間29日23時)
メルツ独首相
・ゼレンスキー大統領とプーチン大統領との会談は実現しそうにない
本日のスケジュール(特に重要なイベントは赤字で表示)
14:00 日)7月新設住宅着工戸数(予想:前年比▲9.6%)
14:00 日)8月消費動向調査(消費者態度指数 一般世帯、予想:34.2)
15:00 独)7月独小売売上高(予想:前月比▲0.4%/前年比2.5%)
15:00 独)7月独輸入物価指数(予想:前月比▲0.3%/前年比▲1.2%)
15:00 欧)4-6月期スウェーデン国内総生産(GDP、予想:前期比0.4%)
15:45 仏)4-6月期仏GDP改定値(予想:前期比0.3%)
15:45 仏)8月仏消費者物価指数(CPI)速報値(予想:前月比0.5%/前年比1.0%)
15:45 仏)7月仏卸売物価指数(PPI)
15:45 仏)7月仏消費支出(予想:前月比▲0.2%)
16:00 欧)7月トルコ失業率
16:55 独)8月独雇用統計(予想:失業率6.3%/失業者数変化1.00万人)
19:00 日)外国為替平衡操作の実施状況(介入実績)
19:00 日)外国為替平衡操作の実施状況(介入実績)
19:30 インド)4-6月期インドGDP(予想:前年同期比6.7%)
21:00 独)8月独CPI速報値(予想:前月比横ばい/前年比2.1%)
21:00 南ア)7月南アフリカ貿易収支(予想:186億ランドの黒字)
21:30 カナダ)6月カナダGDP(予想:前月比0.1%/前年比1.3%)
4-6月期カナダGDP(予想:前期比▲0.6%)
21:30 米)7月米個人消費支出(PCE、予想:前月比0.5%)
7月米個人所得(予想:前月比0.4%)
7月米PCEデフレーター(予想:前年比2.6%)
7月米PCEコアデフレーター(予想:前月比0.3%/前年比2.9%)
21:30 米)7月米卸売在庫(予想:前月比0.2%)
22:45 米)8月米シカゴ購買部協会景気指数(予想:46.0)
23:00 米)8月米消費者態度指数(ミシガン大調べ、確報値、予想:58.6)
34:30 中)8月中国製造業購買担当者景気指数(PMI、予想:49.5)
1001: 以下名無しさんに代わりまして管理人がお伝えします 1848/01/24(?)00:00:00 ID:money_soku
おはようございますお。
個人的には現在あまり円高材料はないと見ているのだけれど、市場の動きはやや円高寄り。
自分の感覚と市場の動きがあっていないな~と感じているお。
理由としてはウォラー氏のスタンス軟化と東京都区CPIで、FRBは大幅利下げ懸念後退、日銀は利上げ期待後退かなと。
ただトランプ氏のクック氏解任及び、クック氏のトランプ氏提訴は悪材料に。
FRBの独立性がどんどん喪失していっているなと感じているお。
本日の注目はPCEデフレーター。
市場予想ではそこまで伸びていないのだけれど、依然高止まりは続いていて金利は維持したほうがよさそうかな?と感じる数字だお。
こちらの結果次第でドル円は大きく動くと思われるので、発表時間(21時30分)は要注意だお。

