【為替相場】ドル円の円買いは一服か 米雇用統計に向け慎重 金、仮想通貨上昇
1: 以下名無しさんに代わりまして管理人がお伝えします 1848/01/24(?)00:00:00 ID:money_soku
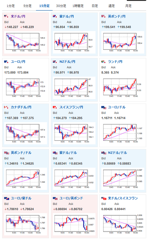
2025年09月05日15時56分取得:


1001: 以下名無しさんに代わりまして管理人がお伝えします 1848/01/24(?)00:00:00 ID:money_soku
5500億ドルの対米投資の覚書は発表されたけれど、詳細に関してはやっぱりよくわからず。
ひとまずドル円は下げ止まり感で再度ジリジリ円安へ。
株、金、仮想通貨が強い動きに戻してきているお!

