【為替相場】トランプ氏の圧力でドルが弱い動き ただしドル円はレンジを抜ける程ではなくFOMC待ち 金が非常に強く株も上昇
1: 以下名無しさんに代わりまして管理人がお伝えします 1848/01/24(?)00:00:00 ID:money_soku
2025年09月16日07時50分取得:


やる夫今日のポイント:
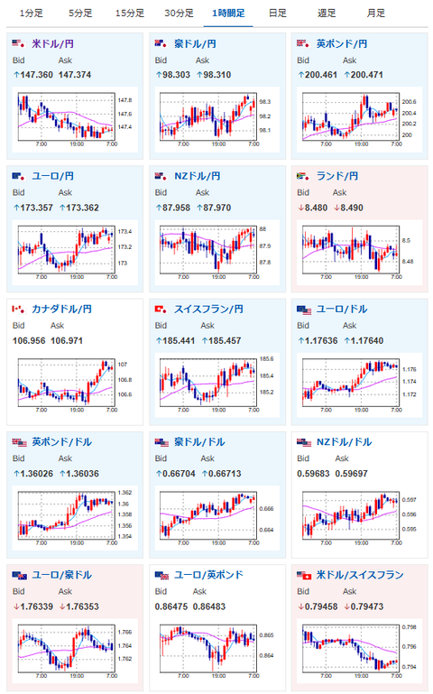
・日本市場が休場明け、ただし円相場は円安寄りかつレンジ圏
・本日米小売売上高あり、FRBの今後の利下げスケジュールに影響
・米国の輸入物価指数はあまり伸びていない市場予想、関税の影響は出ず?
・シュナーベル氏「金利は適切な位置にある」発言、ユーロの上昇材料に
今日の予想:
・ドル円の方向は微妙だが、クロス円は基本的に円安寄りと予想
・金は最高値追いが続く見込み
・株価は高値圏で利確警戒も上昇を期待、大きな悪材料は見えず
本日のスケジュール(特に重要なイベントは赤字で表示)
前回発言は、直近であれば大きくスタンスが変更される可能性は低いため影響度低
久しぶりの発言、スタンスの変化、中央銀行への影響力などがある場合、相場への影響大
13:30 日)7月第三次産業活動指数(予想:前月比0.1%)
15:00 英)8月英雇用統計(失業率/失業保険申請件数推移)
15:00 英)5-7月英失業率(ILO方式、予想:4.7%)
16:00 欧)シムカス・リトアニア中銀総裁、講演
前回発言(4日前):インフレは目標水準で安定化したが、リスクは依然高い
前回発言(4日前):インフレは目標水準で安定化したが、リスクは依然高い
17:00 欧)エスクリバ・スペイン中銀総裁、講演
前回発言(4日前):フランスは財政ルールの順守が必要
前回発言(4日前):フランスは財政ルールの順守が必要
18:00 独)9月独ZEW景況感指数(予想:25.0)
18:00 欧)9月ユーロ圏ZEW景況感指数
18:00 欧)7月ユーロ圏鉱工業生産(予想:前月比0.4%/前年比1.8%)
21:15 カナダ)8月カナダ住宅着工件数(予想:28.00万件)
21:30 カナダ)8月カナダ消費者物価指数(CPI、予想:前月比横ばい/前年比2.0%)
21:30 米)8月米小売売上高(予想:前月比0.2%/自動車を除く前月比0.4%)
21:30 米)8月米輸入物価指数(予想:前月比▲0.2%)
22:15 米)8月米鉱工業生産(予想:前月比▲0.1%)
設備稼働率(予想:77.4%)
23:00 米)7月米企業在庫(予想:前月比0.2%)
23:00 米)9月全米ホームビルダー協会(NAHB)住宅市場指数(予想:33)
26:00 米)米財務省、20年債入札
米連邦公開市場委員会(FOMC)1日目
第80回国連総会(ニューヨーク、23日まで)
メキシコ(独立記念日)、休場
1001: 以下名無しさんに代わりまして管理人がお伝えします 1848/01/24(?)00:00:00 ID:money_soku
おはようございますお。
NY市場では特に目立った材料は見当たらず。
トランプ氏の圧力なのか米債利回りは低下がみられ、金価格の強い上昇、株価の上昇がみられたお。
本日もこの傾向は続くと予想しているお。
ドルに関しては本日も注目度高めの材料あり。
ただし明日のFOMCの影響度が強すぎるため、今回よっぽど極端な数字が出なければドル円はレンジ圏なのではと思っているお。
英国は本日雇用統計あり。
利下げ期待が一旦後退しており、ポンドは強い動きとなっているお。
欧州も同様に利下げをストップする可能性あり。
そのためクロス円はドル円と比較してわかりやすく動いているように感じるお。

