【相場】米小売りは市場予想を上回る数字でドル円は再び147円台 レンジ圏の動き続く 金も強い動き継続
1: 以下名無しさんに代わりまして管理人がお伝えします 1848/01/24(?)00:00:00 ID:money_soku
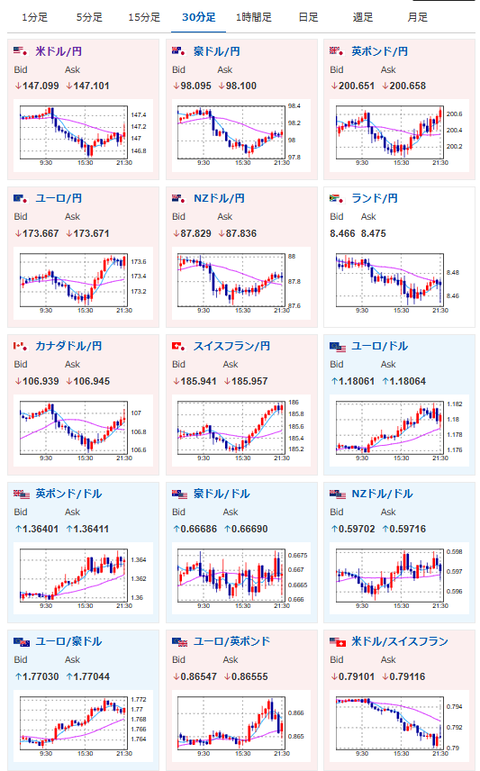
2025年09月16日21時58分取得:


1001: 以下名無しさんに代わりまして管理人がお伝えします 1848/01/24(?)00:00:00 ID:money_soku
輸入物価は市場予想を下回ったけれど、小売売上高は市場予想を大きく上回る数字でドル買い。
株、金も強い動きが続いているお。

