【為替相場】FOMC声明で145円台突入もパウエル氏発言で再度147円にタッチ 慎重姿勢崩さず 金、ビットコインが崩れて下落
2025年09月18日07時28分取得:


やる夫今日のポイント:
・9月FOMCリアルタイムレポートはこちら
【相場】まもなく9月FOMC発表 相場の大幅な変動に注意 パウエル氏会見Live映像もあり
・米国は年内3回利下げの可能性浮上
・パウエル氏は慎重姿勢を崩さず、独立性維持発言
・ミラン氏はトランプ氏の意向を強く反映する形で50bp利下げを主張
あと(多分)ミラン氏なんですけど年内125bp利下げ主張とかやりすぎにも程がある😇
ドットチャート(匿名)でも一人だけ突出してるのでバレバレですね— まねたん (@kasegerumatome) September 17, 2025
今日の予想:
・現在見通しが立っておらず様子見中
・各市場の評価待ち
本日のスケジュール(特に重要なイベントは赤字で表示)
前回発言は、直近であれば大きくスタンスが変更される可能性は低いため影響度低
久しぶりの発言、スタンスの変化、中央銀行への影響力などがある場合、相場への影響大
前回発言(9月時点):「現在の金利水準は適切である」
前回発言(9月時点):理事会は適切な金融政策スタンス決定に向け、データ次第で会合ごとのアプローチをとる
前回発言(直近):現在の金利水準は「適切」
前回発言(2日前):ECBは金利据え置きを継続するべきだ
日銀金融政策決定会合(1日目)
おはようございますお。
昨日のFOMCは何とも判断に困る内容。
どちらかに振り切るわけではなく、双方の意見が出ている政策金利発表だったお。
今年の利下げは3回見込みとのことだけれど、インフレがどうなるのか今のところ不透明。
来月も利下げを行うのかどうかはデータ次第となりそうだお。
市場はFRBがハト派に振れるであろうことを織り込んでいたようで、パウエル氏の発言は予想外だったのかなという動き。
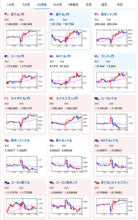
ドル円はFOMC前よりドル高にふれ、1ドル147円にタッチする場面もあったお。
現在為替相場に関しては少し方向感を探っているところ。
どうするべきか悩んでいるお。

