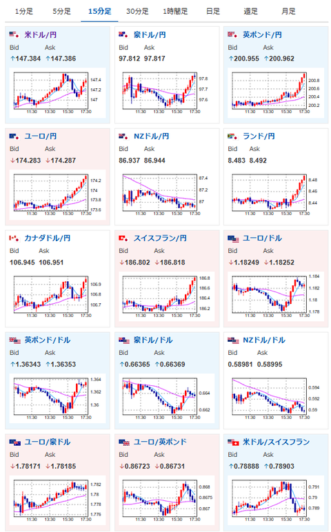
【相場】ポンド円が201円を突破 ドル円は徐々に円安に 高市氏、総裁選立候補も影響か 株高も追い風 金は低調
1: 以下名無しさんに代わりまして管理人がお伝えします 1848/01/24(?)00:00:00 ID:money_soku
2025年09月18日17時42分取得:


朝の相場記事はこちら:【為替相場】FOMC声明で145円台突入もパウエル氏発言で再度147円にタッチ 慎重姿勢崩さず 金、ビットコインが崩れて下落
1001: 以下名無しさんに代わりまして管理人がお伝えします 1848/01/24(?)00:00:00 ID:money_soku
現在FRBの利下げ慎重姿勢、日銀の利上げ期待後退、高市氏の総裁選立候補が円安材料になっている様子。
ドル円、クロス円共に円安に伸びているお。

