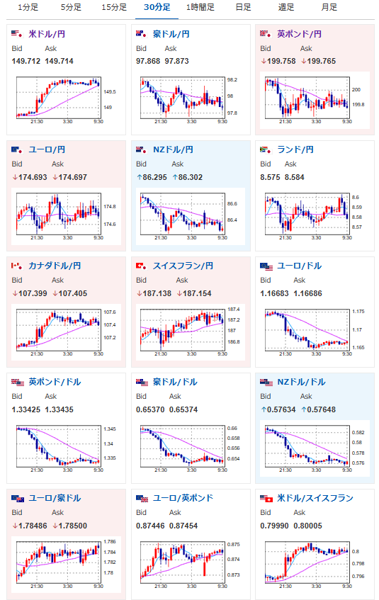
【為替相場】1ドル150円を試す展開へ 米GDP確定値が強い数字でNY市場からドル買い加速 FRBメンバー発言はミラン氏だけ突出
1: 以下名無しさんに代わりまして管理人がお伝えします 1848/01/24(?)00:00:00 ID:money_soku
2025年09月26日10時00分取得:


やる夫今日のポイント:
・米GDP確定値で1ドル150円付近に
・引き続き見通しは「円安、株高、金高、仮想通貨高」
・東京都区CPIも伸びなかったため、日銀の利上げ期待低、米国は次回25bp利下げ見込み
・本日米PCEデフレーターあり
今日の予想:
・米PCEデフレーターに注意しつつ円売り&金買い
NY市場中の要人発言:
トランプ大統領
・自身の貿易政策によって大きな打撃を受けている米国の農家を支援するために、関税で徴収した資金を使用する
ミランFRB理事
・金利は1.50-2.00%ほど抑制的だと思う
・他のFRB理事の多くよりも、自分は成長に楽観的
・今年下半期の成長が3%に届く可能性がかなりある
・関税収入は中立金利を押し下げている
・今後6カ月で中立金利により近づきたい
・住宅関連費用のインフレは向こう6-12カ月で低下する
シュミッド・カンザスシティー連銀総裁
・政策は若干引き締めぎみだが、適切な位置付け
・0.25%ポイントの利下げは合理的なリスク管理措置
・インフレは依然高過ぎるが、労働市場は均衡状態を維持
・FRBの監督役割縮小を求める動きは誤った方向性
・FRBの独立性は健全な規制の核心でもある
・労働市場に急激な減速リスクを示唆
ボウマンFRB副議長
・労働市場は予想以上に脆弱と発言
・インフレから雇用への重点移行が適切
・関税は一時的な価格影響をもたらす
・FRBが使用するデータは期待ほど正確ではない
・銀行は成長のために合併する必要はない
・銀行資産基準の精査必要性を指摘
ローガン・ダラス連銀総裁
・新たな基準金利を準備する時期が来た
・代替案には三者間GCレポ、SOFR金利を含む
・マネーマーケットは変化しており、FF金利の誘導目標は時代遅れ
・目標値の更新は金融政策に支障をきたさない
・レポ金利はFRBにとってより堅牢な目標を提供
・現時点ではFF利は有効な目標であり続ける
・フェドファンドとの連動性は脆弱で突然断絶する可能性
・目標更新はバランスシート運営を妨げない
本日のスケジュール(特に重要なイベントは赤字で表示):
前回発言は、直近であれば大きくスタンスが変更される可能性は低いため影響度低
久しぶりの発言、スタンスの変化、中央銀行への影響力などがある場合、相場への影響大
08:30 日)9月東京都区部消費者物価指数(CPI、生鮮食料品除く総合、予想:前年比2.8%)
08:50 日)対外対内証券売買契約等の状況(週次・報告機関ベース)
16:15 欧)チポローネ欧州中央銀行(ECB)専務理事、講演
20:00 欧)エスクリバ・スペイン中銀総裁、講演
21:00 メキシコ)8月メキシコ貿易収支(予想:26.00億ドルの赤字)
21:30 カナダ)7月カナダ国内総生産(GDP、予想:前月比0.1%/前年比0.7%)
21:30 米)8月米個人消費支出(PCE、予想:前月比0.5%)
8月米個人所得(予想:前月比0.3%)
8月米PCEデフレーター(予想:前年比2.7%)
8月米PCEコアデフレーター(予想:前月比0.2%/前年比2.9%)
22:00 米)バーキン米リッチモンド連銀総裁、講演(投票権なし)
前回発言(8月時点):「金利調整は小幅にとどまる」-経済活動は緩やかと予想
前回発言(8月時点):「金利調整は小幅にとどまる」-経済活動は緩やかと予想
23:00 米)9月米消費者態度指数(ミシガン大調べ、確報値、予想:55.4)
27日02:00 米)ボウマン米連邦準備理事会(FRB)副議長、講演
前回発言(直近):米労働市場は「脆弱」、追加利下げを正当化
前回発言(直近):米労働市場は「脆弱」、追加利下げを正当化
国連総会一般討論演説(ニューヨーク、29日まで)
28日 ニュージーランド(NZ)が夏時間に移行
1001: 以下名無しさんに代わりまして管理人がお伝えします 1848/01/24(?)00:00:00 ID:money_soku
おはようございますお。
昨日は米GDP確定値が強い数字が出てドル買い。
そして本日は少し円買いに動いているものの、東京都区CPIは弱い数字が出ているので日銀利上げは今年はないという確信がさらに強まっているお。
個人的にはそういった理由で円売り期待が強め。
そして金買い、株買いと続いているお。
本日は米PCEデフレーターが予定されているので、そちらには十分注意しつつ円売り中心で追いかけたいと思っているお。

