【為替相場】週明けは株売り、円買い、金売り気味でスタート ビットコインは持ち直し
1: 以下名無しさんに代わりまして管理人がお伝えします 1848/01/24(?)00:00:00 ID:money_soku
2025年09月29日09時12分取得:


やる夫今日のポイント:
・特に予想に大きな変化はなく円安、株高、金高、仮想通貨高
・ただし本日の野口日銀の講演には注意
・週末ドタバタしていてアンケート記事を作るのを忘れました、ごめんなさいorz
今日の予想:
・月末付近なので値動きは様子見中
・もし日銀が本当に10月に利上げをするつもりであれば、野口氏の講演でもその前フリが来るか
・エントリーは野口氏発言の後、方向感が出れば
本日のスケジュール(特に重要なイベントは赤字で表示):
前回発言は、直近であれば大きくスタンスが変更される可能性は低いため影響度低
久しぶりの発言、スタンスの変化、中央銀行への影響力などがある場合、相場への影響大
14:00 日)7月景気動向指数改定値
14:30 日)野口旭日銀審議委員、講演
前回発言(5月時点):保有国債の縮小「市場荒らさずに」
15:30 欧)ミュラー・エストニア中銀総裁、講演
前回発言(9月時点):ECB、現時点でこれ以上利下げする理由ない
前回発言(9月時点):ECB、現時点でこれ以上利下げする理由ない
15:50 欧)チポローネ欧州中央銀行(ECB)専務理事、講演
前回発言(5日前):インフレリスクは「バランス取れている」と認識
前回発言(5日前):インフレリスクは「バランス取れている」と認識
17:30 欧)センテノ・ポルトガル中銀総裁、講演
前回発言(7月時点):インフレ下振れが脅威
前回発言(7月時点):インフレ下振れが脅威
17:30 英)8月英消費者信用残高(予想:15億ポンド)
17:30 英)8月英マネーサプライM4
18:00 独)ナーゲル独連銀総裁、講演
前回発言(9月時点):ECB追加利下げに警鐘、物価安定損なう恐れ
前回発言(9月時点):ECB追加利下げに警鐘、物価安定損なう恐れ
18:00 欧)9月ユーロ圏消費者信頼感指数(確定値)
18:00 欧)9月ユーロ圏経済信頼感指数(予想:95.3)
19:30 インド)8月インド鉱工業生産(予想:前年同月比5.1%)
20:30 米)ウォラー米連邦準備理事会(FRB)理事、講演
前回発言(9月時点):今月から複数回の利下げ必要
前回発言(9月時点):今月から複数回の利下げ必要
21:00 メキシコ)8月メキシコ失業率(季節調整前)
21:00 欧、米、英)レーンECB専務理事兼チーフ・エコノミスト、ハマック米クリーブランド連銀総裁、ラムスデン英中銀(BOE)副総裁、講演
前回発言(8月時点、レーン氏):「保険的な利下げ」は不要-インフレ目標到達で
前回発言(9月時点、ハマック氏):FRBは「利下げに慎重に」、インフレ懸念で
前回発言(6月時点、ラムスデン氏):英雇用市場に明らかな軟化の兆候、見通し悪化に対応を
前回発言(8月時点、レーン氏):「保険的な利下げ」は不要-インフレ目標到達で
前回発言(9月時点、ハマック氏):FRBは「利下げに慎重に」、インフレ懸念で
前回発言(6月時点、ラムスデン氏):英雇用市場に明らかな軟化の兆候、見通し悪化に対応を
23:00 米)8月米住宅販売保留指数(仮契約住宅販売指数、予想:前月比0.1%/前年比なし)
国連総会一般討論演説(ニューヨーク、最終日)
ニュージーランド(NZ)は28日から夏時間に移行済み
1001: 以下名無しさんに代わりまして管理人がお伝えします 1848/01/24(?)00:00:00 ID:money_soku
おはようございますお。
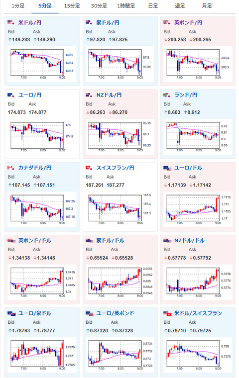
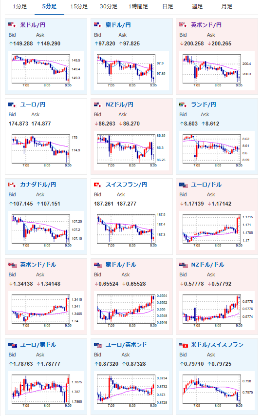
週明け、市場は日銀利上げ期待上昇なのか月末なのかで軽く調整しているような動き。
ドル円は1ドル149円台前半、日経平均、金も軽く下げているお。
ただ個人的には日銀は利上げを行えず、円安、株高、金高、仮想通貨高の予想を維持。
CPIの伸び率が縮小していることや、実質賃金の伸びもマイナスが続いていることなどが理由だお。
ただしその状況でも本当に利上げをやるのであれば、14時30分の野口日銀あたりで地ならしを始めるかもなと。
そちらで強気の意見が出れば注意したいお。

