【為替相場】金がさらに上昇し年内予想下限までまもなく 米中懸念後退で株価も下げ幅縮める ドル円も強め 内閣総理大臣指名選挙続報には注意
2025年10月14日11時52分取得:


やる夫今日のポイント:
・しばらく前に管理人が予想していた年内金価格4200ドル~4500ドルの下限に接近
・日経先物はまだ戻しきれていないものの、徐々に戻していく見込み(昨日の相場記事と同じ)
昨日の相場記事:【為替相場】週明けドル円は円安に跳ねてスタート 1ドル152円台 金曜日の米中材料の巻き戻し
・ジョンソン米下院議長、今回の政府機関閉鎖は史上最長となる可能性があると警告
・内閣総理大臣指名選挙に注目、20日で調整中
NY市場で出た材料:
今日の予想:
・特に予想に変化なし円安、株高、金高、仮想通貨高
本日のスケジュール(特に重要なイベントは赤字で表示):
前回発言は、直近であれば大きくスタンスが変更される可能性は低いため影響度低
久しぶりの発言、スタンスの変化、中央銀行への影響力などがある場合、相場への影響大
前回発言(9月時点):インフレリスクは「バランス取れている」と認識
前回発言(9月時点):年間4-5回の利下げを望む
前回発言(9月時点):着実な利下げ行うべき時、後手に回るリスクも
前回発言(9月時点):ECBの利下げサイクルは「底に近い」
前回発言(9月時点):インフレリスク均衡でも政策余地残すべき
前回発言(9月時点):政治的な不確実性がGDP成長率に最大0.5%の影響を及ぼす可能性
結構量があり、重要度が高いので詳細はリンク先(ブルームバーグ)にて
15日02:00 英)ベイリー英中銀(BOE)総裁、講演
前回発言(10月時点):追加利下げを実施すると予想しているものの、その時期と引き下げ幅は英経済のインフレ圧力次第
前回発言(3日前):0.25%の連続利下げ主張
前回発言(9月時点):年内もう少しの利下げが適切となる可能性
お疲れ様ですお。
日本市場オープン。
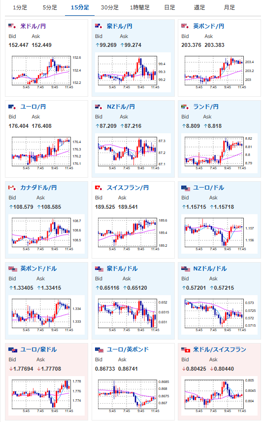
ドル円は円安、株高(日経先物の下げ幅縮小)、金高、仮想通貨は下落でスタートしているお。
昨日の相場記事にも書いた通りで、今日も引き続き予想は「円安、株高、金高、仮想通貨高」だお。
>日経先物はまだマイナス圏ではあるものの、今後高市氏が内閣総理大臣になるようであれば、徐々に戻していくと予想している
本日の注目材料は英雇用統計に深夜帯のパウエルFRB議長発言。
ただ米政府機関閉鎖が続いており、米国の重要経済指標が発表されていないため、パウエルFRB議長がスタンスを変えるとは特に思えず。
英雇用統計は中身次第で金融政策に大きな影響を与えるので、発表時はポンドの値動きに注意だお。
本日は米国もコロンブスデー明けで債券市場もオープン。
ただし上述の通り、米政府機関閉鎖が続いているため、重要経済指標の発表はなしだお。

