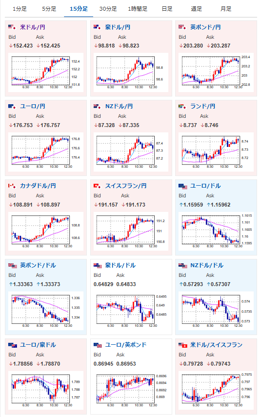
【為替相場】米中対立軟化(n回目)によりドルが強い動き 1ドル152円台半ば 日経平均は金融所得課税強化の報で下落中 金、仮想通貨は利確売りからの底値を探る動きか
2025年10月23日12時44分取得:


やる夫今日のポイント:
・昨日に引き続き一旦各商品の下げ止まりまで様子見
・トランプ氏はマッドマンセオリーを継続か、再び米中首脳会談実現示唆
ソース:【要人発言】米大統領「中国国家主席と長時間の会談予定」(トレーダーズ・ウェブ)
・日経平均は金融所得課税強化の影響がどこまで出るか注目。中身次第(今後上限引き下げなど強化される可能性も含めて)では再び海外株や外貨、その他商品の重要性が上がる可能性
【関連記事】:【相場】日経平均、下落へ 自民党、金融所得課税強化を提起 ガソリン減税の恒久財源案
本日のスケジュール(特に重要なイベントは赤字で表示):
前回発言は、直近であれば大きくスタンスが変更される可能性は低いため影響度低
久しぶりの発言、スタンスの変化、中央銀行への影響力などがある場合、相場への影響大
前回発言(9月時点):利下げ加速を主張 高インフレ緩和へ
お疲れ様ですお。
米政府機関閉鎖が続いているため、要人発言や米国経済指標以外からの材料の影響が強く出ているお。
今朝トランプ大統領が再び米中首脳会談の実現を示唆。
ロシアとの会談はキャンセルとの発表を行ったお。(原油の上昇材料に)
ソース:トランプ米大統領 気分が乗らないから米露会談キャンセル、露2大石油会社に制裁
金融所得課税強化の報も相まって、日経平均は弱い動きに。
金、仮想通貨は利確売りの底値がどこか、まだ探っている動きとなっているお。
【昨日の記事から横這い(少し下げる場面もあった)】:【相場】金は利確売りで調整も下げ止まりの動き 地政学リスク緩和や米中懸念後退との意見も
個人的に気がかりなのは、高市氏が総裁選前のスタンスを維持するのかどうか。
維新との合意に関しても、早くも懸念される報道が出ており、高市トレードが巻き戻されていく可能性も出てきているお。(まだ確定ではないけれど)

