【為替相場】日CPIは市場予想を上回るも円安は止まらず 1ドル152円台後半 株価、金、仮想通貨も伸び始める
1: 以下名無しさんに代わりまして管理人がお伝えします 1848/01/24(?)00:00:00 ID:money_soku
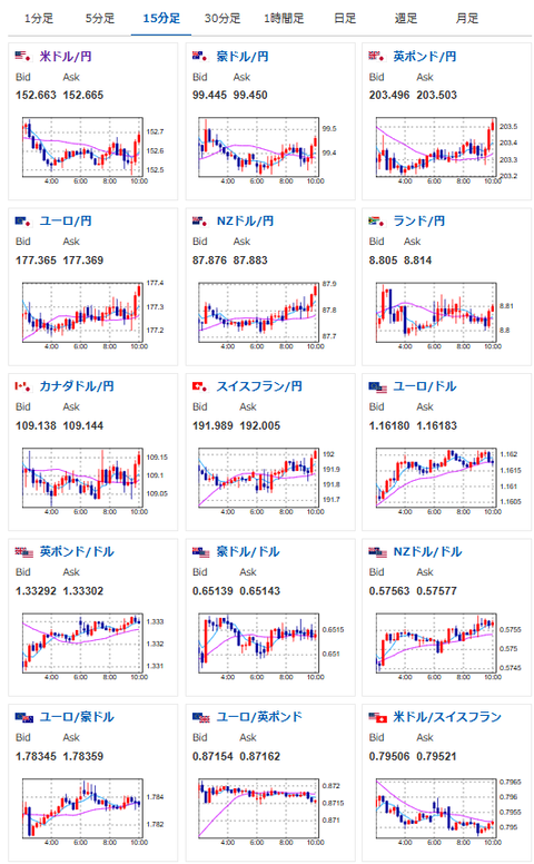
2025年10月24日10時09分取得:


やる夫今日のポイント:
・全体的に落ち着きを取り戻してきた動き
・日本のCPIは市場予想をやや上回りるも、中身はエネルギー価格とコメ価格上昇が強い
ソース(総務省統計局・消費者物価指数):https://www.stat.go.jp/data/cpi/index.html
・円安、株高、金高、仮想通貨高
・本日米CPI発表予定
本日のスケジュール(特に重要なイベントは赤字で表示):
前回発言は、直近であれば大きくスタンスが変更される可能性は低いため影響度低
久しぶりの発言、スタンスの変化、中央銀行への影響力などがある場合、相場への影響大
14:00 日)8月景気動向指数改定値
高市早苗首相、所信表明演説
15:00 英)9月英小売売上高(自動車燃料含む、予想:前月比▲0.4%/前年比0.4%)
15:00 英)9月英小売売上高(自動車燃料除く、予想:前月比▲0.6%/前年比0.6%)
15:45 仏)10月仏消費者信頼感指数(予想:86)
16:15 仏)10月仏製造業購買担当者景気指数(PMI)速報値(予想:48.2)
16:15 仏)10月仏サービス部門PMI速報値(予想:48.7)
16:30 独)10月独製造業PMI速報値(予想:49.5)
16:30 独)10月独サービス部門PMI速報値(予想:51.0)
17:00 欧)10月ユーロ圏製造業PMI速報値(予想:49.8)
17:00 欧)10月ユーロ圏サービス部門PMI速報値(予想:51.2)
17:30 英)10月英製造業PMI速報値(予想:46.6)
17:30 英)10月英サービス部門PMI速報値(予想:51.0)
19:30 露)ロシア中銀、政策金利発表(予想:16.00%に引き下げ)
21:30 米)9月米消費者物価指数(CPI、予想:前月比0.4%/前年比3.1%)
エネルギーと食品を除くコア指数(予想:前月比0.3%/前年比3.1%)
21:45 独)ナーゲル独連銀総裁、ビルロワドガロー仏中銀総裁、講演
前回発言(4日前、ナーゲル氏):ユーロ圏のインフレ率、向こう数年は目標付近と独連銀総裁
前回発言(10月時点、ビルロワドガロー氏):ECB、次の動きは利上げでなく利下げの公算
前回発言(4日前、ナーゲル氏):ユーロ圏のインフレ率、向こう数年は目標付近と独連銀総裁
前回発言(10月時点、ビルロワドガロー氏):ECB、次の動きは利上げでなく利下げの公算
22:45 米)10月米製造業PMI速報値(予想:52.0)
22:45 米)10月米サービス部門PMI速報値(予想:53.5)
22:45 米)10月米総合PMI速報値(予想:53.5)
23:00 米)10月米消費者態度指数(ミシガン大調べ、確報値、予想:54.5)
欧州連合(EU)首脳会議(ブリュッセル、最終日)
26日 東南アジア諸国連合(ASEAN)関連首脳会議(クアラルンプール、28日まで)
26日 欧州・英国が冬時間に移行
1001: 以下名無しさんに代わりまして管理人がお伝えします 1848/01/24(?)00:00:00 ID:money_soku
お疲れ様ですお。
先ほど日本のCPIが発表され、市場予想をわずかに上回る結果に。
ただ中身を見ると、前月までだった光熱費補助金の終了、そしてコメ価格上昇などによるものであり、今後の利上げペース加速期待が大きく伸びるようなものではなかったお。
そのため円安は継続。
株、金、仮想通貨なども落ち着きを取り戻し再度上昇という流れかなと見ているお。

