【為替相場】シュミッドKC連銀総裁の据え置き投票、パウエルFRB議長の利下げ消極的発言でドル円は一時153円台 まもなく日銀政策金利発表 金利は据え置き予想
1: 以下名無しさんに代わりまして管理人がお伝えします 1848/01/24(?)00:00:00 ID:money_soku
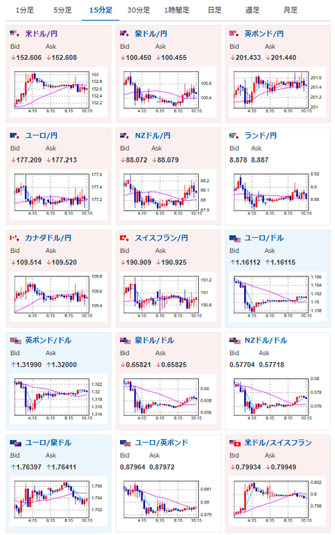
2025年10月30日10時26分取得:


やる夫今日のポイント:
・FRB内での慎重姿勢、12月利下げは決まっていないなどのパウエルFRB議長発言でドル買い(ソース1)
・ミラン氏は相変わらず50bp利下げを主張も、特にFRBでは意識されていない様子
・本日日銀政策金利発表、金利は据え置き予想。そのため声明や植田日銀総裁定例記者会見に注意(関連記事1、関連記事2)
・米中首脳会談、ECB政策金利発表による動きも要注意
植田日銀総裁定例記者会見Live:
総裁定例記者会見(2025年10月30日)(BOJChannel)
本日のスケジュール(特に重要なイベントは赤字で表示):
前回発言は、直近であれば大きくスタンスが変更される可能性は低いため影響度低
久しぶりの発言、スタンスの変化、中央銀行への影響力などがある場合、相場への影響大
11:00 米)米中首脳会談(韓国にて)
11:30~13:00頃 日)日銀金融政策決定会合、終了後政策金利発表(予想:0.50%で据え置き)
未定 日)経済・物価情勢の展望(10月、基本的見解)
15:30 日)植田和男日銀総裁、定例記者会見
前回発言(10月時点):目標実現確度やリスク点検-政策は予断持たず適切判断(ソース2)
15:30 仏)7-9月期仏国内総生産(GDP)速報値(予想:前期比0.2%)
15:30 仏)7-9月期仏国内総生産(GDP)速報値(予想:前期比0.2%)
15:30 仏)9月仏消費支出(予想:前月比横ばい)
17:00 スイス)10月スイスKOF景気先行指数(予想:98.4)
17:55 独)10月独雇用統計(予想:失業率6.3%/失業者数変化0.80万人)
18:00 独)7-9月期独GDP速報値(季節調整済、予想:前期比横ばい/前年同期比0.2%)
18:00 独)7-9月期独GDP速報値(季節調整前、予想:前年同期比0.2%)
18:30 南ア)9月南アフリカ卸売物価指数(PPI、予想:前月比0.2%/前年比2.6%)
19:00 欧)7-9月期ユーロ圏GDP速報値(予想:前期比0.1%/前年比1.2%)
19:00 欧)9月ユーロ圏失業率(予想:6.3%)
19:00 欧)10月ユーロ圏経済信頼感指数(予想:96.0)
19:00 欧)10月ユーロ圏消費者信頼感指数(確定値、予想:▲14.2)
21:00 メキシコ)7-9月期メキシコGDP速報値(予想:前期比▲0.4%/前年比▲0.3%)
22:00 独)10月独消費者物価指数(CPI)速報値(予想:前月比0.2%/前年比2.2%)
22:15 欧)欧州中央銀行(ECB)定例理事会、終了後政策金利発表(予想:2.15%で据え置き)
22:45 欧)ラガルドECB総裁、定例記者会見
前回発言(2日前):ラガルドECB総裁、食品インフレの緩和が必要(ソース3)
捕捉:ラガルド氏がブラックアウト期間中に発言を行っており、警戒材料に
22:55 米)ボウマン米連邦準備理事会(FRB)副議長、あいさつ
前回発言(10月時点):年内あと2回の利下げの見通し(ソース4)
捕捉:ラガルド氏がブラックアウト期間中に発言を行っており、警戒材料に
22:55 米)ボウマン米連邦準備理事会(FRB)副議長、あいさつ
前回発言(10月時点):年内あと2回の利下げの見通し(ソース4)
31日02:15 米)ローガン米ダラス連銀総裁、講演
前回発言(10月時点):FRBは追加利下げに慎重に臨むべきだ(ソース5)
1001: 以下名無しさんに代わりまして管理人がお伝えします 1848/01/24(?)00:00:00 ID:money_soku
おはようございますお!
ドル円は昨日のパウエルFRB議長の利下げ消極的な発言を受けて一旦1ドル153円台。
ただしその後は伸び悩んで1ドル152円台半ばまで押し戻されているお。
本日の米中首脳会談や日銀政策金利発表を意識し調整の動きもあると見られるお。
本日はそれに加えて独GDPや欧GDP、そしてECB政策金利発表もあり。
欧州圏も材料豊富のため、ユーロを触っている方も同じく要注意で。
特に今回はラガルド氏がブラックアウト期間中に異例の発言をしているため、何かしらサプライズが出てもおかしくないと警戒しているお。

