【相場・アンケートあり】ドル円は円安傾向で154円に 来週は雇用統計・・・か?
1: 以下名無しさんに代わりまして管理人がお伝えします 1848/01/24(?)00:00:00 ID:money_soku
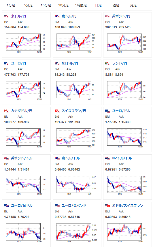
2025年11月02日19時52分取得:


1001: 以下名無しさんに代わりまして管理人がお伝えします 1848/01/24(?)00:00:00 ID:money_soku
基本的に為替はやや円安気味で推移。
株価も安定した上昇基調となっているお。
最近地政学リスクが高まる報道が出てきているものの、中国が金販売に対する税制優遇措置を撤廃するとの報道あり。
週明けの動きに注目だお。

