【為替相場】深夜帯のバーFRB理事の発言や人員削減数データでドル円は153円を割る場面も 日経平均も方向感なく本日再び5万円割れ
1: 以下名無しさんに代わりまして管理人がお伝えします 1848/01/24(?)00:00:00 ID:money_soku
2025年11月07日12時03分取得:


やる夫今日のポイント:
・FRB要人の発言やチャレンジャー人員削減数データなどでドル売りの動き(ソース1)
・高市政権のスタンス変化による市場への影響も意識が必要か(関連記事1)
・本日の日経平均も再び5万円割れ
・投資スタンスは先日の記事から引き続きニュートラル(関連記事2)
NY市場での要人発言:
グールズビー・シカゴ連銀総裁
・政府機関の閉鎖が続き、インフレデータに乏しいことから、利下げを継続することには一層慎重にならざるを得ない
・インフレ面で問題が生じていても、それを確認できるまでにはかなり時間がかかるだろう
・だからこそ、私は一層の不安を感じている
・インフレ面で問題が生じていても、それを確認できるまでにはかなり時間がかかるだろう
・だからこそ、私は一層の不安を感じている
ウィリアムズNY連銀総裁
・中立金利の特定は難しい
・モデルに基づくインフレ期待調整後の実質中立金利の推計値は約1%と見ている
・債券市場はより高い実質中立金利を示唆
・私はそれを割り引いて考えている
・実質ベースでの低中立金利時代は依然続いていると考える
ハマック・クリーブランド連銀総裁
・インフレのほうがより差し迫った懸念
・高インフレを単純に一時的なものとは見していない
・インフレ抑制のため適度に引き締め姿勢を取るべき
・2026年には成長加速で雇用が支えられる見込み
・今後数カ月で失業率上昇を予想
・FRBの現行金利設定は「かろうじて引き締め的」
・現時点で金融政策が追加措置を取るべきかは不明
英中銀
・5対4での据え置き決定
・金利は徐々に下がる道筋の公算大
・ブリーデン、ディングラ、ラムスデン、テイラー委員が利下げ主張
・インフレに対する全体のリスクはより均衡
ベイリー英中銀総裁
・インフレの下落傾向を確認してから、利下げを行う必要
・金利は引き続き漸進的な低下経路をたどる可能性
・9月のインフレが8月予測を0.2%ポイント下回ったことは勇気づけられる
・英経済データは極めて重要な局面
・会合ごとに金融政策の度合いを再検討する必要
・中立金利について固定的な見解はない
本日のスケジュール(特に重要なイベントは赤字で表示):
前回発言は、直近であれば大きくスタンスが変更される可能性は低いため影響度低
久しぶりの発言、スタンスの変化、中央銀行への影響力などがある場合、相場への影響大
16:00 独)9月独貿易収支(予想:168億ユーロの黒字)
16:45 仏)9月仏貿易収支
16:45 仏)9月仏経常収支
17:00 スイス)10月スイスSECO消費者信頼感指数(予想:▲35.0)
17:00 米)ウィリアムズ米ニューヨーク連銀総裁、講演
前回発言(1日前):上記の通り
前回発言(1日前):上記の通り
21:00 メキシコ)10月メキシコ消費者物価指数(CPI、予想:前年比3.56%)
21:00 独)ナーゲル独連銀総裁、講演
前回発言(2日前):中期的なインフレ率は目標にかなり近い(ソース2)
前回発言(2日前):中期的なインフレ率は目標にかなり近い(ソース2)
21:00 米)ジェファーソン米連邦準備理事会(FRB)副議長、講演
前回発言(9月時点):インフレ・雇用の二大目標にリスク認識(ソース3)
前回発言(9月時点):インフレ・雇用の二大目標にリスク認識(ソース3)
22:20 仏)ビルロワドガロー仏中銀総裁、講演
前回発言(2日前):金利の選択肢をオープンに(ソース4)
前回発言(2日前):金利の選択肢をオープンに(ソース4)
22:30 欧)エルダーソン欧州中央銀行(ECB)専務理事、講演
22:30 カナダ)10月カナダ雇用統計(予想:新規雇用者数変化▲0.25万人/失業率7.1%)
24:00 米)11月米消費者態度指数(ミシガン大調べ、速報値、予想:53.2)
8日00:15 英)ピル英金融政策委員会(MPC)委員兼チーフエコノミスト、講演
前回発言(10月時点):英中銀、金融政策判断をより詳細に説明へ 11月から(ソース5)
前回発言(10月時点):英中銀、金融政策判断をより詳細に説明へ 11月から(ソース5)
8日05:00 米)9月米消費者信用残高(予想:100.0億ドル)
8日05:00 米)ミランFRB理事、講演
前回発言(1日前):0.50%利下げ改めて主張 12月会合の追加緩和を予想
やる夫捕捉:市場では発言の信頼性が低いと見られており、影響力はほぼゼロ
前回発言(1日前):0.50%利下げ改めて主張 12月会合の追加緩和を予想
やる夫捕捉:市場では発言の信頼性が低いと見られており、影響力はほぼゼロ
9日10:30 中)10月中国消費者物価指数(CPI、予想:前年比横ばい)
9日10:30 中)10月中国生産者物価指数(PPI、予想:前年比▲2.2%)
1001: 以下名無しさんに代わりまして管理人がお伝えします 1848/01/24(?)00:00:00 ID:money_soku
お疲れ様ですお。
本日は再び市場に警戒感が戻ってきており、円高と株安の動きに。
金価格も伸び悩んでおり、方向感のない動きが続いているお。
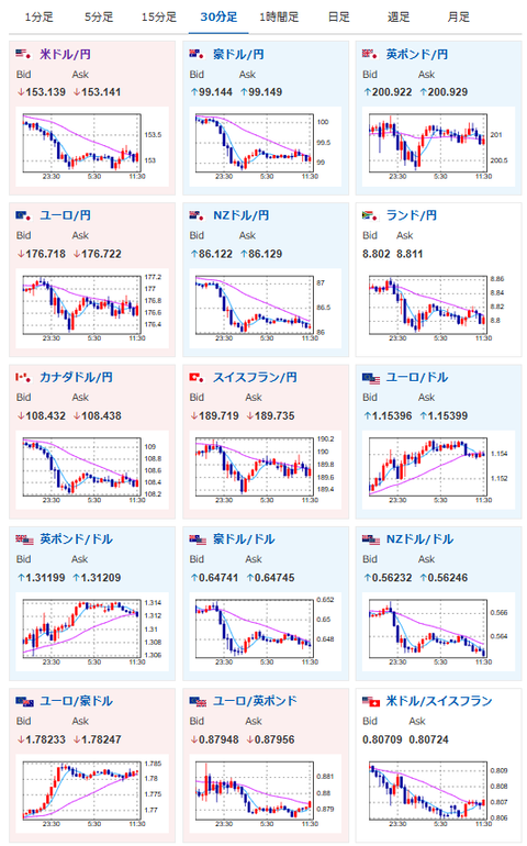
昨日のFRB要人発言やチャレンジャー人員削減数により、12月FOMCでの米利下げ期待はやや上昇し70%程度に。(ソース7)
ただし日銀の利上げ期待は実質賃金の低迷から高まらず、このためドル円は153円付近での推移となっているお。(関連記事3)
今のところ僕も管理人と同じく、ポジションはニュートラル気味なスタンスに。
今後の市場成長の期待もある反面、AI市場の過熱や、日米の政府スタンスの変化が気になっている状況だお。

