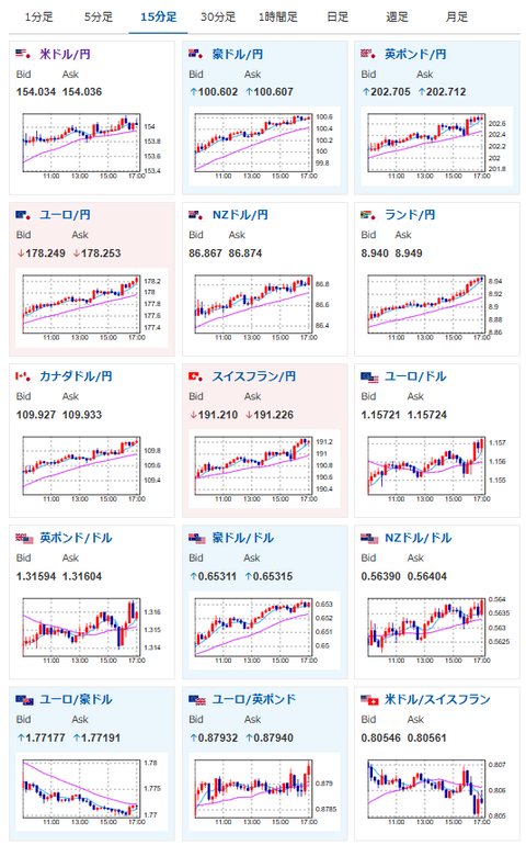
【相場】ドル円は154円台へ 日銀利上げ期待は高まらず米政府機関閉鎖解除期待でリスク後退 株高、金高、仮想通貨高も進行
1: 以下名無しさんに代わりまして管理人がお伝えします 1848/01/24(?)00:00:00 ID:money_soku
2025年11月10日17時09分取得:


1001: 以下名無しさんに代わりまして管理人がお伝えします 1848/01/24(?)00:00:00 ID:money_soku
出ている材料はお昼の記事にも書いた通り。(関連記事1)
民主党議員が下院で争うと述べているけれど、米政府機関閉鎖解除に向けて一歩前進した形だお。(ソース1)
今のところ警戒感が特に高まる材料もないため、再び円安、株高、金高、仮想通貨高の動きが戻ってきているお。

