【相場】ドル円が154円台後半まで伸び、片山財務相が口先介入 日経平均は本日も上昇 金がやや伸び幅縮小
1: 以下名無しさんに代わりまして管理人がお伝えします 1848/01/24(?)00:00:00 ID:money_soku
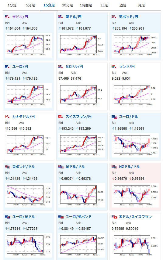
2025年11月12日16時07分取得:


片山財務相が再度口先介入を行いました
ドル円は154円台後半から横這いの動きに
実弾介入までは距離があると思いますが注意しましょう円安、マイナス面が目立ってきていることは否定できない
足元は一方的な急激な動きが見られる
過度な変動や無秩序な動きを高い緊張感持ち見極めている— まねたん (@kasegerumatome) November 12, 2025
1001: 以下名無しさんに代わりまして管理人がお伝えします 1848/01/24(?)00:00:00 ID:money_soku
日本市場では特に目立った材料はなし。
朝の相場記事と状況は変わっていないのだけれど、片山財務相が口先介入を行ったことで、ドル円の上値は少し重たくなっているお。(関連記事1)

