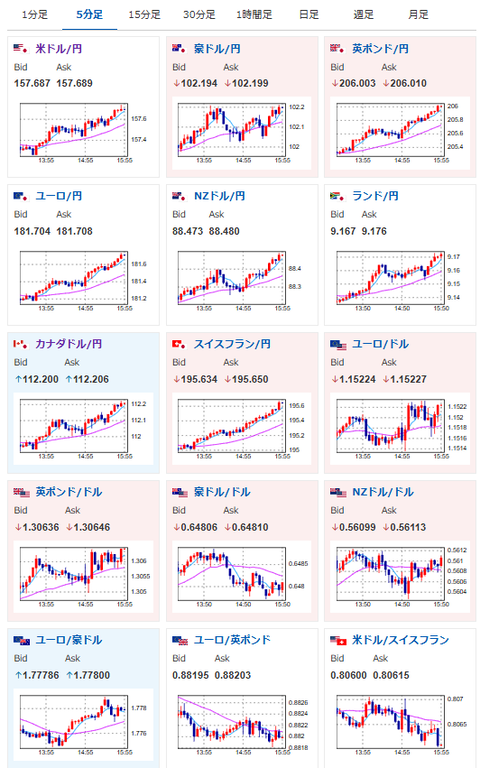
【相場】ドル円は円高材料なく1ドル157円台後半へ 介入なければ今のところ160円コース継続 日経平均は上げ幅を縮小し5万円台は維持できず
1: 以下名無しさんに代わりまして管理人がお伝えします 1848/01/24(?)00:00:00 ID:money_soku
2025年11月20日16時00分取得:


日本市場で出た材料:
【日本】
政府の経済対策、大型減税含めて21兆3000億円程度とする方向で最終調整(NHK)
片山財務相
・市場動向への直接的な言及は不測の影響及ぼす恐れあり控える
・物価、金利、円安の全てのバランスを取ること大変難しい
小枝日銀審議委員
・経済物価改善に応じ引き続き利上げ必要、実質金利は極めて低い水準にある
・実質金利を均衡状態に戻していく金利の正常化が必要
・金利正常化進めることが将来に意図せざる歪みもたらさないために必要
・足もとの物価は基調的な物価上昇率よりも強い状況が続いている
【中国】
・中国当局が新たな不動産支援策を検討(BBG報道)
・当局は夏ごろから議論してきたが実施時期や具体策は依然として不明
1001: 以下名無しさんに代わりまして管理人がお伝えします 1848/01/24(?)00:00:00 ID:money_soku
日本からは特に為替レートに関する口先介入なし。
そのためここ最近の記事で毎回書いている通りの「介入がなければ1ドル160円ルート」に乗っているお。(関連記事1)
管理人は来週か再来週には片山財務相とベッセント米財務長官の調整が完了し、実弾介入が行われるのではという予想とのこと。
ただベッセント米財務長官に解任圧力もかかっており、状況はあまり良くないと見ているお。(関連記事2)
トレーディングのほうは継続して円安追いかけ。
利確調整などには注意しつつ、1ドル158円を目指しているお。

