【為替相場】やや円高押しはベネズエラ反動か ドルが売られ1ドル156円台半ば推移 クロス円は円安続行、株、金、仮想通貨は強いまま
1: 以下名無しさんに代わりまして管理人がお伝えします 1848/01/24(?)00:00:00 ID:money_soku
2026年01月06日11時01分取得:


やる夫今日のポイント:
・市場は全体的にリスクオン
・株高、金高、仮想通貨高で進行中
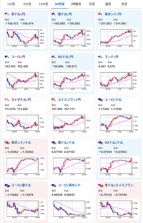
・ドル円は1ドル157円台前半からドル安押し、ベネズエラ情勢の落ち着き(ドル売り材料)や為替介入意識か
・昨日の植田日銀総裁発言、片山財務相発言に利上げを意識させるような内容はなし
・基本的には為替介入に警戒しつつ円売り(クロス円)
本日のスケジュール(特に重要なイベントは赤字で表示):
前回発言は、直近であれば大きくスタンスが変更される可能性は低いため影響度低
久しぶりの発言、スタンスの変化、中央銀行への影響力などがある場合、相場への影響大
16:45 仏)12月仏消費者物価指数(CPI)速報値(予想:前月比0.2%/前年比0.9%)
17:50 仏)12月仏サービス部門購買担当者景気指数(PMI)改定値(予想:50.2)
17:55 独)12月独サービス部門PMI改定値(予想:52.6)
18:00 欧)12月ユーロ圏サービス部門PMI改定値(予想:52.6)
18:00 仏)ビルロワドガロー仏中銀総裁、講演
18:30 英)12月英サービス部門PMI改定値(予想:52.1)
18:30 欧)チポローネ欧州中央銀行(ECB)専務理事、講演
前回発言(12月時点):CB専務理事、デジタルユーロ「日銀に知見共有」 連携拡大に意欲(日経新聞)
前回発言(12月時点):CB専務理事、デジタルユーロ「日銀に知見共有」 連携拡大に意欲(日経新聞)
22:00 独)12月独CPI速報値(予想:前月比0.3%/前年比2.1%)
22:00 米)バーキン米リッチモンド連銀総裁、講演
23:45 米)12月米サービス部門PMI改定値(予想:52.9)
23:45 米)12月米総合PMI改定値
7日03:00 ブラジル)12月ブラジル貿易収支(予想:71.00億ドルの黒字)
ロシア(新年休暇)、ポーランド(三博士の日)、スウェーデン(公現祭)、休場
ウクライナ和平に向けた「有志連合」首脳会議(パリ)
1001: 以下名無しさんに代わりまして管理人がお伝えします 1848/01/24(?)00:00:00 ID:money_soku
お疲れ様ですお。
現在市場は全方位のリスクオン状態。
株高、金高、仮想通貨高が同時進行で、低金利の円を売って運用するキャリートレードも再開しやすい地合いだお。
ベネズエラ情勢による急激なドル買いが昨日ほぼ一服し、ドル売りで一時1ドル円は156円台前半へ。
その後は再び156円台半ばで推移となっているお。
日本の要人発言では、植田総裁及び片山財務相の発言に、早期利上げを強く示唆する内容はなし。
東京都区部CPIの低下もあり、日銀は動かないという見方が円売りの安心材料となっているお。
今年も基本的にはクロス円の円売り期待が強め。
ドル円は為替介入の警戒感、雇用統計前の調整が出る中、ユーロ円はそれらの直接的な影響から一歩引いた位置にいるため(物価安定、金融政策の大きな変更可能性なしも材料)、そちらを狙っていく予定だお。

