- 【元乃木坂46】「松村沙友理」すげえ‼︎マジか⁉︎ミート&グリート1対1トークができる⁉︎(´⊙ω⊙`)
- 任天堂、ブレワイ2向けの特許を多数取得
- 【相場】米10年債利回り低下も相まってドル買い一服 1ドル145円台前半 中国影響で144円台に入るかどうかに注目
- 【乃木坂46】「菅原咲月」設楽もお気に入り⁉︎ポンコツ具合が天才すぎる小吉の咲月ちゃん‼︎(*´◒`*)
- 衆院の首相指名選(1回目)、石破氏221、野田氏151、馬場氏38、玉木氏28、山本氏9、田村氏8、吉良氏4、神谷氏3、河村氏3
- 若者のディズニー離れ進む 10~30代の利用者は約10%減 TDR知識王が語る分岐点「大人料金が1万円を超えた時」
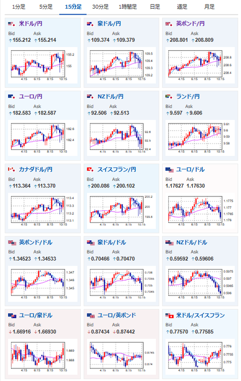
【為替相場】日CPIが市場予想を下回り日銀利上げ期待がさらに低下 証券・銀行セクター下落 米株下げで日経連れ安 円売り圧も続く 米イラン地政学リスクも意識され金底堅い
2026年02月20日10時34分取得:


やる夫今日のポイント:
・日CPIの詳細はこちら:https://www.stat.go.jp/data/cpi/sokuhou/tsuki/index-z.html
・総合の伸びは2%割れの1.5%、コアCPIも2.0%、コアコア2.6%だが、コアコア押し上げ要因は米とチョコレートが強い
・伸び率が大きく低下してきており、日銀は利上げどころか利下げに舵を切る必要性も浮上
・利下げ期待後退やブルーアウル要因の下げに伴い証券・銀行セクターが下落、米株下げ、マイナス材料、調整によりAI関連銘柄下落
ソース:ブルー・アウルがファンド資産14億ドル売却、プライベートクレジット市場動揺(Reuters)
・地政学リスクにより、金価格は堅調推移、原油の伸び強め
・本日米GDP、PCEデフレーターあり、米イラン開戦の可能性も噂されているため夕方以降の動きに要注意
本日のスケジュール(特に重要なイベントは赤字で表示):
前回発言は、直近であれば大きくスタンスが変更される可能性は低いため影響度低
久しぶりの発言、スタンスの変化、中央銀行への影響力などがある場合、相場への影響大
前回発言(2月時点):米FRB独立性の核心は「長期的思考」=アトランタ連銀総裁(Reuters)
前回発言(2月時点):米ダラス連銀総裁「現政策は適切」、物価目標達成に慎重ながら楽観的(Reuters)
おはようございますお。
先ほど総務省から日本CPIの発表あり。
結果は市場予想をさらに下回る対前年同月比+1.5%の伸びとなっており、伸び率の鈍化が加速しているお。
コア、コアコアの押し上げ要因も米やチョコレート価格の急騰が影響しており、日銀の利上げ期待はさらに低下したと見ているお。
日経平均の押し下げ材料に関しては、米株下げ、日銀利上げ期待後退、サイバー攻撃などの悪材料、週末調整等々かと。
米イラン衝突による日経平均への直接的な影響は、そこまで大きくないのではと見ているお。(米株、原油、金には影響あるため、そこからの下げ圧は受けている)
ソース:アドバンテストにサイバー攻撃 情報流出など影響確認中(時事通信)

管理人より:新規ディスプレイ追加にいかがでしょう?
IOデータ 275Hz&WQHD対応ゲーミングモニター KH-GDQ271UA GigaCrysta [27型 / WQHD(2560×1440) / ワイド] ブラックhttps://t.co/aWp6Mao1bK
29,980円送料無料こちらを購入して使ってみているのですが、なかなか良コスパだと思います
ポイント10倍になっていたのでご紹介です#ad— まねたん (@kasegerumatome) February 18, 2026
