【相場】朝の段階からやや円売りに 1ドル154円台後半 イランリスクは26日以降か
1: 以下名無しさんに代わりまして管理人がお伝えします 1848/01/24(?)00:00:00 ID:money_soku
2026年02月23日20時02分取得:


戦争になるリスクは依然とても高い様子 https://t.co/IDmyUZU0GV
— まねたん (@kasegerumatome) February 23, 2026
1001: 以下名無しさんに代わりまして管理人がお伝えします 1848/01/24(?)00:00:00 ID:money_soku
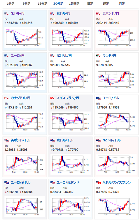
今朝の為替の動きは全体的にやや反発。
ドル円、クロス円は、やや円売りの動きになっているお。
今のところイラン戦争リスクは26日以降に持ち越された様子。
現段階で為替は方向感のある大きな動きにはなっていないお。

