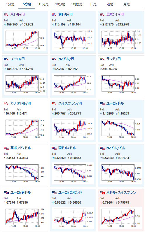
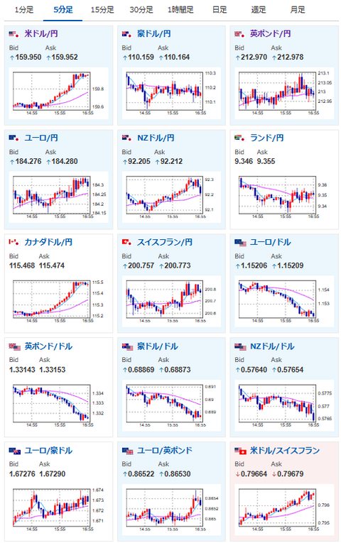
【為替相場】ドル円は160円目前に 片山財務相の口先介入も効果はあまり出ず、現在のところ円買い材料がほぼ見当たらず イランリスク後退と実弾介入には注意を
2026年03月27日17時01分取得:


管理人Xより:現在の市場解説はこちら
片山財務相の口先介入ですね
ただ記事でも書いた通り、データからも円買いが強まる材料は乏しいです詳細は以下にて:
【相場】イラン情勢懸念で再び株下落、ドル買い 現在のところ円が買われる材料がほとんど見当たらず 以前の為替介入レートに近いため注意は必要https://t.co/ppnP2JIQwL https://t.co/bwXL9jKTkQ— まねたん (@kasegerumatome) March 27, 2026
1ドル160円クルー
私言いましたよね😎 pic.twitter.com/bPpoKwlUyh— まねたん (@kasegerumatome) March 27, 2026
やる夫今日のポイント:
・日銀の新データ発表も利上げ期待は高まらず(管理人の独自見解)
・FRBでは利上げ期待も浮上してきているため、円安ドル高圧に歯止めがかからず
ソース:FedWatch(CME)
本日のスケジュール(特に重要なイベントは赤字で表示):
前回発言は、直近であれば大きくスタンスが変更される可能性は低いため影響度低
久しぶりの発言、スタンスの変化、中央銀行への影響力などがある場合、相場への影響大
昨日の為替相場記事から特に大きなトレンドの変化は起きておらず。
相変わらずの円買い材料不足と、有事のドル買い(インフレ懸念もあり)でドル円はどんどん円安に動いているお。
今のところ懸念は実弾介入とイランリスクの後退。
ただ為替介入をやらずに原油先物への介入なんて話が出てきているあたりから、為替介入へのハードルが非常に高いのではないかと感じているお。
これは非常に難しい話だと思います
あまり現実味を感じません https://t.co/cb6UQ6BR94 pic.twitter.com/LpJuSW3mji— まねたん (@kasegerumatome) March 26, 2026

