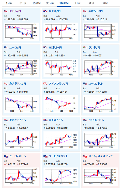
【為替相場】停戦期待に伴い強いドル売り、株買いの動き 1ドル158円台前半、日経2500円超上昇 原油も下げる
2026年04月01日15時48分取得:
管理人Xより、現在のマーケットに影響が大きい材料:
イスラエルもやめるっぽいですね
(エイプリルフールじゃないことを願いますが) https://t.co/A6cV4s2luV— まねたん (@kasegerumatome) April 1, 2026
なるほど~
こないだ出ていたこちらのレポートで原油価格の上昇が日本企業の利益率を押し下げるって話からですねMiddle East Situation and the Outlook for Japanese Equities Two-Sided Short-Term Risks, Improving Medium-Term Risk-Rewardhttps://t.co/LA79UH4d43… https://t.co/BhNL9CdFp8
— まねたん (@kasegerumatome) April 1, 2026
やる夫今日のポイント:
・イラン情勢一変で停戦期待
・相場の流れはすべて逆行、ドル売り、株買い、原油売りの流れへ
本日のスケジュール(特に重要なイベントは赤字で表示):
前回発言は、直近であれば大きくスタンスが変更される可能性は低いため影響度低
久しぶりの発言、スタンスの変化、中央銀行への影響力などがある場合、相場への影響大
お疲れ様ですお。
昨日今日で市場の空気は一変し、一気に停戦期待が高まってきているお。
もし停戦が5月までにまとまりホルムズ海峡封鎖が解除されれば、日本企業の業績へのダメージは限定的になる可能性あり。
今後のインフレ懸念も大きく低下することになるお。
市場の動きはドル売り、株買い、原油売り。
現在トランプ大統領が突然手のひらを反したりしないかどうかが懸念点だお。

Audibleのプレミアムプランが最初の3か月月額99円!
キャンペーンページはこちら:https://t.co/MApIJLB4Uw本1冊で元が取れる激安キャンペーン始まりました
英語学習、子供への読み聞かせ、家事中の「ながらインプット」がこれ1つで全部解決します!
浮いた時間で知識が増える、便利なサービスです pic.twitter.com/ZUYIYvUmGh— まねたん (@kasegerumatome) April 1, 2026


