【為替相場】停戦懸念は引き続き続行 円売りドル買いで再び1ドル159円台前半 原油価格もジリジリ上昇
1: 以下名無しさんに代わりまして管理人がお伝えします 1848/01/24(?)00:00:00 ID:money_soku
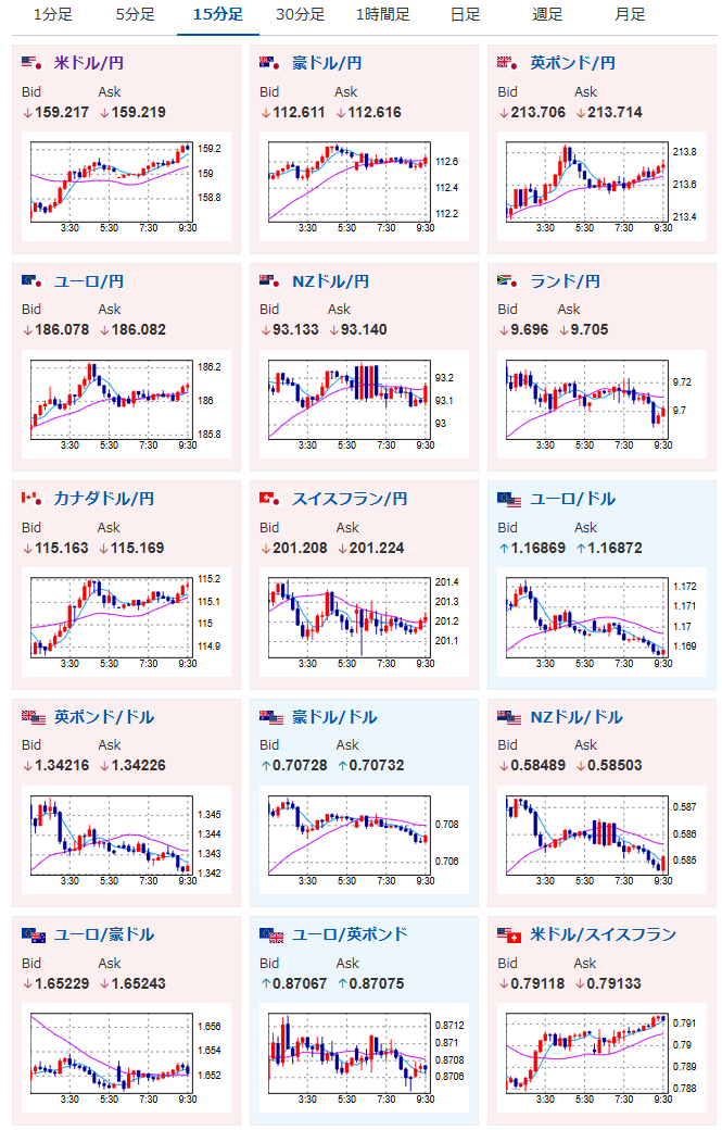
2026年04月10日09時48分取得:
やる夫今日のポイント:
・中東情勢は引き続き不透明、ホルムズ海峡は封鎖中
・昨日に引き続き徐々に円安の動き、原油高も
・ただし完全停戦となった場合は円高の可能性があるので、ヘッドラインには注意
・日経平均は昨日の米株高の連れ高か
・本日米CPIあり、市場予想ではインフレ再燃か
本日のスケジュール(特に重要なイベントは赤字で表示):
前回発言は、直近であれば大きくスタンスが変更される可能性は低いため影響度低
久しぶりの発言、スタンスの変化、中央銀行への影響力などがある場合、相場への影響大
10:30 中)3月中国消費者物価指数(CPI、予想:前年比1.1%)
10:30 中)3月中国生産者物価指数(PPI、予想:前年比0.4%)
15:00 独)3月独消費者物価指数(CPI)改定値(予想:前月比1.1%/前年比2.7%)
15:00 欧)3月ノルウェーCPI(予想:前月比0.2%/前年比3.6%)
16:00 スイス)3月スイスSECO消費者信頼感指数(予想:▲32.4)
16:00 トルコ)2月トルコ鉱工業生産
19:00 欧)デギンドス欧州中央銀行(ECB)副総裁、講演
21:00 ブラジル)3月ブラジルIBGE消費者物価指数(IPCA、予想:前年同月比4.00%)
21:00 メキシコ)2月メキシコ鉱工業生産(季調済、予想:前月比0.6%)
21:30 カナダ)3月カナダ雇用統計(予想:新規雇用者数変化1.50万人/失業率6.8%)
21:30 米)3月米CPI(予想:前月比0.9%/前年比3.4%)
エネルギーと食品を除くコア指数(予想:前月比0.3%/前年比2.7%)
23:00 米)2月米製造業新規受注(予想:前月比▲0.2%)
23:00 米)4月米消費者態度指数(ミシガン大調べ、速報値、予想:52.0)
11日01:00 露)10-12月期ロシアGDP速報値(予想:前年比1.0%)
11日01:00 露)3月ロシアCPI(予想:前月比0.5%)
11日03:00 米)3月米月次財政収支(予想:1567億ドルの赤字)
11日 米・イラン和平協議(パキスタン首都イスラマバード)
12日 ハンガリー総選挙
1001: 以下名無しさんに代わりまして管理人がお伝えします 1848/01/24(?)00:00:00 ID:money_soku
おはようございますお。
少し前の想定通りで、引き続き円売りが進行中。
中東情勢は引き続き不透明で、ホルムズ海峡も再封鎖。
そのためドル買いや原油買いが進行しているお。
交渉は突然逆方向の材料が出る可能性もあるので、引き続きヘッドライン注意の相場となっているお。

最初の10巻までが各39円です!
超名作ですね~😎— まねたん (@kasegerumatome) April 10, 2026


