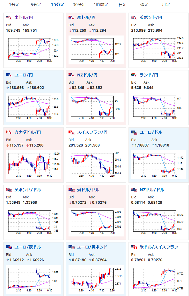
【相場】原油急騰 ドル円も強いドル買いで159円台後半 米イラン交渉決裂で
1: 稼げる名無しさん :2026/04/13(月) 07:38:14.83 ID:DiXYcmfV9
時事通信 2026年04月13日07時15分配信
https://www.jiji.com/jc/article?k=2026041300194&g=flash
NY原油が時間外取引で再び一時1バレル=100ドルを超えた(ニューヨーク時事)
https://www.jiji.com/jc/article?k=2026041300194&g=flash
NY原油が時間外取引で再び一時1バレル=100ドルを超えた(ニューヨーク時事)
ヴァンス氏がトランプ氏の条件を勝手に引き下げることは不可能だったでしょうし、合意はほぼ絶望的でしたね
週明けは再び株価下落と原油上昇、ドル買いで1ドル160円にトライでしょうか
週明け早々の口先介入にも注意ですね https://t.co/WevviNkRyh— まねたん (@kasegerumatome) April 12, 2026
管理人追記:
【相場】原油急騰 ドル円も強いドル買いで159円台後半 米イラン交渉決裂で https://t.co/PpwvJGV6aD
失礼しました
コメントでご指摘いただき気づきましたが、タイトルが「円買い」になっていました
申し訳ないですorz— まねたん (@kasegerumatome) April 13, 2026
1001: 以下名無しさんに代わりまして管理人がお伝えします 1848/01/24(?)00:00:00 ID:money_soku
デスヨネー。
週明けの市場は管理人が昨日の夜に書いていた通りに株売り、ドル買い、原油買いだお。
週明けの市場は管理人が昨日の夜に書いていた通りに株売り、ドル買い、原油買いだお。

まぁイラン情勢が悪化すると毎回お約束だしな。。。
今週は1ドル160円突破かな?
やる夫より:情報表示領域が広いととっても便利だお!
KTC 23.8インチ ゲーミングモニター FHD240Hz FAST IPS
\16,579
3647pthttps://t.co/1JozWiivIG24インチ 240Hz 曲面ゲーミングモニター
\15,280 ー 2597pthttps://t.co/sNh1H1KT8gポイント還元で実質割引です
— まねたん (@kasegerumatome) April 12, 2026


