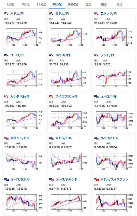
【為替相場】円売りの動きは止まらず1ドル159円台推移 日経平均が引け間際に急落 中東情勢は不透明感継続
2026年04月17日17時02分取得:
管理人Xより市場に大きな影響を与えている材料:
えええええ😇 https://t.co/XDPNBjzsDc
— まねたん (@kasegerumatome) April 17, 2026
なんだか最後でストーンと落ちましたね pic.twitter.com/e3VgcgLKs6
— まねたん (@kasegerumatome) April 17, 2026
金融政策正常化を正当化するための発言に見えますが、4月25bp利上げを織り込ませる材料としては弱いように感じますね
4月会合は利上げ見送りの可能性のほうが高そうです
3か月債利回りもやや低下(といってもほぼ横ばいですが)しています pic.twitter.com/Z3Jiq6K43G— まねたん (@kasegerumatome) April 13, 2026
やる夫今日のポイント:
・中東情勢が二転三転、再度交渉決裂リスクもあるため、値動きに注意
・日銀の4月利上げ期待は高まらず円売り圧は引き続き強い
・ECBも4月は利上げ見送りか、しかし円売り圧が強くユーロ円も円安へ
本日のスケジュール(特に重要なイベントは赤字で表示):
前回発言は、直近であれば大きくスタンスが変更される可能性は低いため影響度低
久しぶりの発言、スタンスの変化、中央銀行への影響力などがある場合、相場への影響大
お疲れ様ですお。
片山財務相から日米協調介入をにおわすような発言が昨日出ていたけれど、その効果は早くも失われてきているようで、円売りが続行中だお。
今のところ各経済指標や各国の金融政策から、介入とイラン情勢沈静化以外の円買い材料がほとんど見られず。
日銀利上げ期待もほとんど高まっていないお。



