【相場】米駆逐艦がイラン貨物船攻撃 株価先物は大きく影響受けず 原油上昇、ドル買い
1: 稼げる名無しさん :2026/04/20(月) 06:57:18.57 ID:K5fTV3to9
1001: 以下名無しさんに代わりまして管理人がお伝えします 1848/01/24(?)00:00:00 ID:money_soku
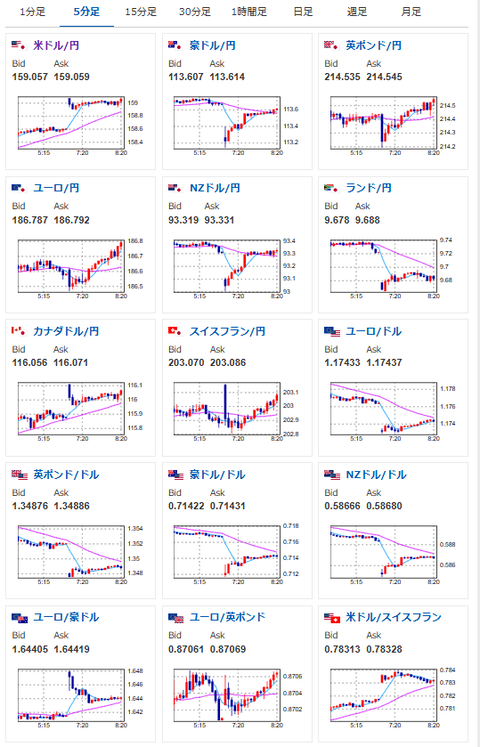
週末の懸念通り、ホルムズ海峡再封鎖によって原油買いとドル買いの動きだお。
株価はもはやリスクに慣れてしまったようで、特に先物は下落しておらず。

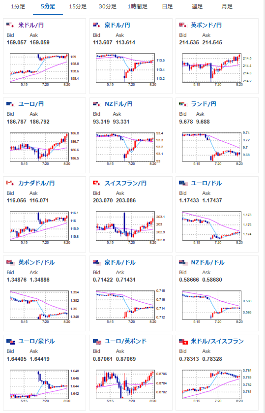
週末の懸念通り、ホルムズ海峡再封鎖によって原油買いとドル買いの動きだお。
株価はもはやリスクに慣れてしまったようで、特に先物は下落しておらず。
