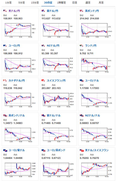
【為替相場】米イラン交渉は20日から再開か 原油の伸びはいったん落ち着き株価上昇 ドル円も158円台後半推移
1: 以下名無しさんに代わりまして管理人がお伝えします 1848/01/24(?)00:00:00 ID:money_soku
2026年04月20日15時58分取得:
管理人Xより市場に大きな影響を与えている材料:
【イラン再交渉 米国案で譲歩なるか】https://t.co/8zGqwJM6ZH
— Yahoo!ニュース (@YahooNewsTopics) April 20, 2026
やる夫今日のポイント:
・中東情勢が二転三転、再度交渉決裂リスクもあるため、値動きに注意
・日銀の4月利上げ期待は高まらず円売り圧は引き続き強い
・ECBも4月は利上げ見送りか、しかし円売り圧が強くユーロ円も円安へ
本日のスケジュール(特に重要なイベントは赤字で表示):
前回発言は、直近であれば大きくスタンスが変更される可能性は低いため影響度低
久しぶりの発言、スタンスの変化、中央銀行への影響力などがある場合、相場への影響大
18:00 欧)2月ユーロ圏建設支出
21:30 カナダ)3月カナダ消費者物価指数(CPI、予想:前月比1.1%/前年比2.6%
1001: 以下名無しさんに代わりまして管理人がお伝えします 1848/01/24(?)00:00:00 ID:money_soku
引け乙ですお。
米イラン情勢は引き続き二転三転(どころか手のひらドリル状態)で、それに合わせて市場も上下中。
20日から再交渉かという情報が出回っており、こちらが通るようであれば再び原油下落とドル売りだと思うお。
本日はカナダのCPIもあるけれど、市場への影響力は米イラン交渉の結果のほうが重要になってくるかと。



