【為替相場】FRBのタカ派姿勢警戒でドル高 ダウは600ドル超安
1: 以下名無しさんに代わりまして管理人がお伝えします 1848/01/24(?)00:00:00 ID:money_soku
2022年08月23日06時58分取得:
やる夫今日のポイント:
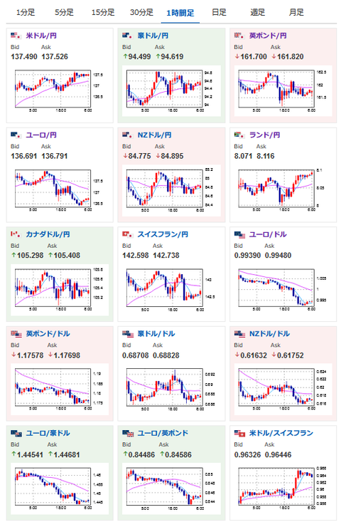
FRBのタカ派姿勢を市場は警戒
→長期金利は上昇しドル高の流れ
→株価は大幅に下落
→ただし大幅利上げは9月を最後とするという意見もあり
ユーロドルパリティ割れ
→欧州圏の景気悪化鮮明、今後さらに差が開く可能性も
16時15分 仏)8月製造業PMI、8月非製造業PMI
16時30分 独)8月製造業PMI、8月非製造業PMI
17時00分 欧)8月製造業PMI、8月非製造業PMI
17時30分 英)8月製造業PMI、8月非製造業PMI
18時30分 阿)第二四半期失業率
22時45分 米)8月製造業PMI、8月非製造業PMI、8月総合PMI
23時00分 欧)8月消費者信頼感
23時00分 米)8月リッチモンド連木製造業指数、7月新築住宅販売件数
1001: 以下名無しさんに代わりまして管理人がお伝えします 1848/01/24(?)00:00:00 ID:money_soku
おはようございますお。
22日、特に大きな材料は出なかったものの市場は先週の流れを引き続きドル高の流れだお。
そしてユーロドルはパリティ割れ。
ユーロ圏の経済悪化は続いているので、今後もこの差は広がりそうかなと思っているお。
本日はPMIの発表ラッシュだお。
16時15分あたりからは大きな動きが増える可能性があるので要注意かと。
基本的に欧州圏はロシアの影響を受けて景気は悪化傾向。
米国は高いインフレ率や利上げの影響などで少し悪化こそしているものの、そこまで数字は悪くないといった市場予想が出ているお。
ドイツでは電力価格が急伸という報道が出ているお。
1メガワットあたり700ユーロで、日本の約3.5倍といったところ。
これは産業に大きな影響が出ることは必至だお。


