【相場】1ドル140円半ばへ 特に気になる材料もなくドル高円安
1: 以下名無しさんに代わりまして管理人がお伝えします 1848/01/24(?)00:00:00 ID:money_soku
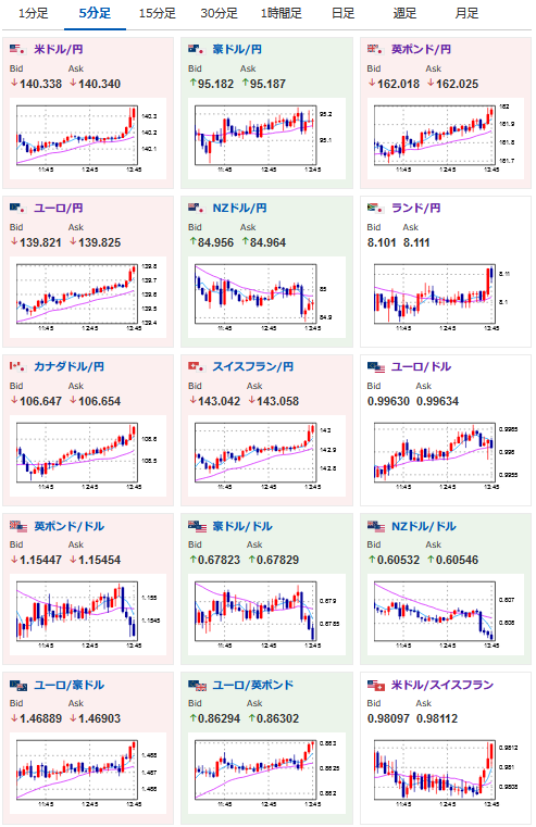
2022年09月02日13時53分取得:
1001: 以下名無しさんに代わりまして管理人がお伝えします 1848/01/24(?)00:00:00 ID:money_soku
特に大きな材料はなく順調にドル高だお。
調整的な動きをすることもあるけれど、このまま米経済指標もよければ141円もあり得るかなと。

