【為替相場】週明けもドル高継続か ポンドは今週緊急利上げの可能性あり
2022年09月26日07時26分取得:
やる夫今日のポイント:
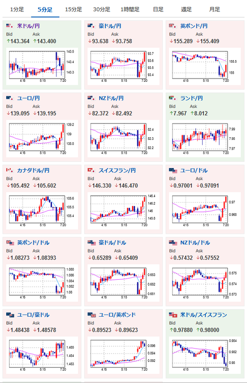
先週の流れを引き継ぎドル高傾向は変わらずか
→英国は大規模な減税政策を行ったため今週緊急利上げの可能性あり、ポンドの値動きに注意
景気は悪化傾向
→WTI原油が80ドル割れ
金、ビットコインの価格は下落傾向
08時01分 英)9月ライトムーブ住宅価格
14時35分 日)黒田日銀総裁挨拶
15時30分 日)雨宮日銀副総裁挨拶
16時00分 欧)デギンドスECB副総裁講演
16時30分 日)黒田日銀総裁記者会見
17時00分 独)IFO景況感指数
22時00分 欧)ラガルドECB総裁欧州議会・経済通貨問題委員会公聴会出席
23時00分 米)コリンズ・ボストン連銀総裁講演
25時00分 米)ボスティック・アトランタ連銀総裁討論会参加(質疑応答あり)
25時30分 米)ローガン・ダラス連銀総裁質疑応答
26時00分 米)2年債入札
27時35分 NZ)オア中銀総裁討論会参加
29時00分 米)メスター・クリーブランド連銀総裁、経済見通しに関する討論会参加(質疑応答あり)
未定)ADB年次総会、IAEA総会
おはようございますお。
今週も先週の流れを引き継ぎ、日米金利差によるドル高傾向が続いていくのかなと思うお。
ただしあまりに急激な変動が起きた場合は日銀の介入が起きる可能性もあり。
大きなポジションをとるときは利確指値なども必要になってくるかなと思うお。
FOMC明けということでFRBの要人からの発言が増えているお。
特に方向感は変わらないと思うけれど、一応のチェックをかとは思うお。
英国では大規模な財政政策でインフレ懸念が強まっているお。
そのためBOEは今週にも緊急利上げを行う可能性あり。
ポンドの値動きは要注意だお。


