【為替相場】週明けドル円はわずかに下窓も円安傾向続行 1ドル145円手前
1: 以下名無しさんに代わりまして管理人がお伝えします 1848/01/24(?)00:00:00 ID:money_soku
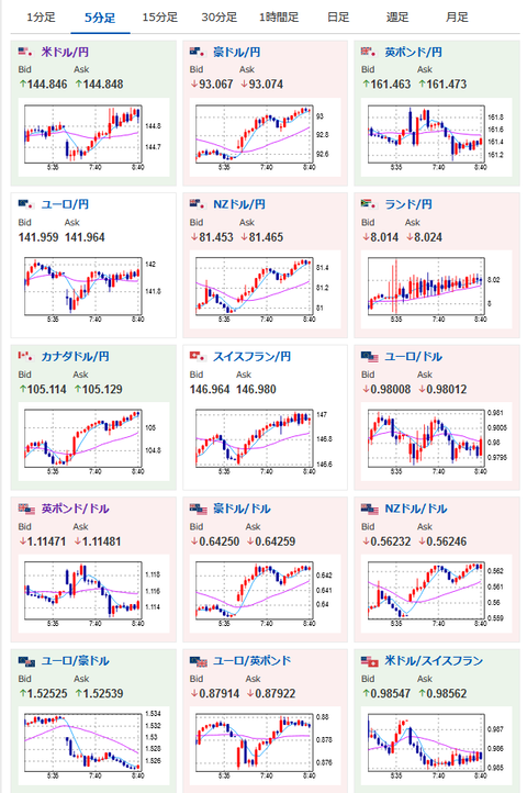
2022年10月03日08時46分取得:
やる夫今日のポイント:
介入、欧州通貨の買いなど警戒されるも相変わらずドルは強い
→円安傾向は続行、1ドル145円乗せなるか
08時50分 日)日銀短観
15時30分 瑞)9月CPI
16時55分 仏)9月製造業PMI
16時55分 独)9月製造業PMI
17時00分 欧)9月製造業PMI
17時30分 英)9月製造業PMI
22時05分 米)ボスティック・アトランタ連銀総裁挨拶
22時45分 米)9月製造業PMI
23時00分 米)9月ISM製造業景気指数
27時00分 英)マン英中銀委員、パネル討論会
28時10分 米)ウィリアムズNY連銀総裁講演(質疑応答あり)
中国市場は休場(10日に取引再開)
1001: 以下名無しさんに代わりまして管理人がお伝えします 1848/01/24(?)00:00:00 ID:money_soku
おはようございますお。
週明け、為替相場は特に大きな変化なくドル買いが起きているお。
本日はISM製造業の発表もあるので、内容次第では145円を超えてくる可能性ありかと。
欧州時間の製造業PMI発表ラッシュでの欧州通貨の動きにも注目したいお。
FRB要人は利上げペースに意見が分かれ始めている様子だお。
ただ基本的にはインフレ抑制を優先で、今後さらなる大幅利上げがあるかどうかは雇用統計やCPI次第かなと思うお。
今週発表の米雇用統計もかなり強い数字が予想されているお。
特に平均時給の伸びは強く、インフレはまだまだ続くのではないかな・・・と感じさせるお。


