【速報】1ドル151円目前 円安の流れ止まらず
1: 以下名無しさんに代わりまして管理人がお伝えします 1848/01/24(?)00:00:00 ID:money_soku
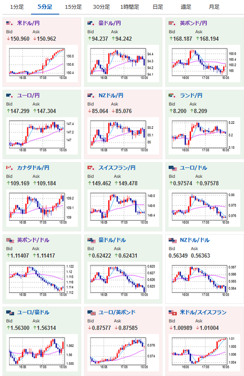
2022年10月21日18時09分取得:
1001: 以下名無しさんに代わりまして管理人がお伝えします 1848/01/24(?)00:00:00 ID:money_soku
特にいう事なしだお。

俺もないな。
皆が稼げてくれていれば何よりなんだが。
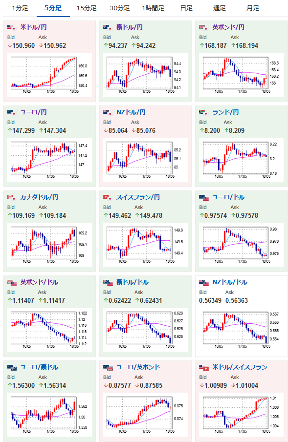
2022年10月21日18時09分取得:

俺もないな。
皆が稼げてくれていれば何よりなんだが。