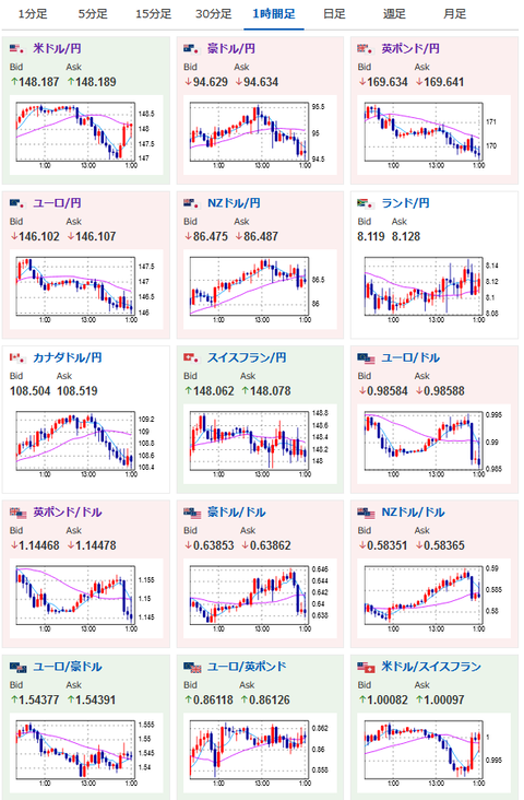
【相場】1ドル147円まで円高に動いた後再び148円台前半 大きな材料はなく非常に大きなボラ
1: 以下名無しさんに代わりまして管理人がお伝えします 1848/01/24(?)00:00:00 ID:money_soku
2022年11月02日01時52分取得:
1001: 以下名無しさんに代わりまして管理人がお伝えします 1848/01/24(?)00:00:00 ID:money_soku
うおおおおお・・・非常に大きな動きだお。
とりあえず製造業PMIは市場予想を上回ったけれど、ISM製造業景気指数は市場予想通り。
普段であれば1円も動く材料ではないよなぁという状況だお。

