【相場】ドル円、日本時間引け後に146.9円付近 日経平均は上昇
1: 以下名無しさんに代わりまして管理人がお伝えします 1848/01/24(?)00:00:00 ID:money_soku
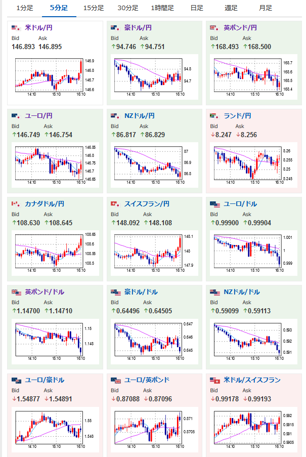
2022年11月08日16時15分取得:
1001: 以下名無しさんに代わりまして管理人がお伝えします 1848/01/24(?)00:00:00 ID:money_soku
先ほど日銀が国債買いオペを発表。
最近インフレ率ばかりみていたけれど、そういやこの円安材料もあったなと。
米中間選挙前だけれど、少し円安に動き1ドル146.9円付近。
昨日管理人が書いていた1ドル147円乗せになるかもしれないお。

やる夫よりお知らせ:
xmでお歳暮プロモが開始みたいだお
100%ボーナス期間中とのこと

