【相場】米PPI急落で一気に円高 1ドル138円台前半
1: 以下名無しさんに代わりまして管理人がお伝えします 1848/01/24(?)00:00:00 ID:money_soku
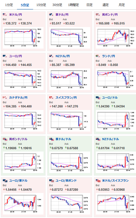
2022年11月15日22時49分取得:
荒れた動きですがインフレが落ち着いてきているので利上げ圧力後退、ドル安の流れの可能性が高めですね~
1001: 以下名無しさんに代わりまして管理人がお伝えします 1848/01/24(?)00:00:00 ID:money_soku
どやあああ・・・・
っと言いたいけれど、ですよねーという気分の方が強いお。

やる夫よりお知らせ:
xmにて入金額倍増ボーナス期間中とのこと

