【超速報】ドル円は130円突破 賃金分布は0.4%寄りでインフレ懸念 勢い止まらず ISMにも注意
1: 以下名無しさんに代わりまして管理人がお伝えします 1848/01/24(?)00:00:00 ID:money_soku
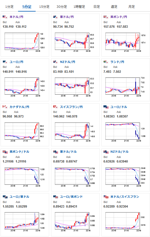
2023年02月03日22時49分取得:
平均賃金の分布は0.4%寄りですね(表示は0.3%ですが)
ここからもドルに買いが入っているようです
24時からISMもありますのでご注意くださいね~
1001: 以下名無しさんに代わりまして管理人がお伝えします 1848/01/24(?)00:00:00 ID:money_soku
あばっばばばっばば・・と、とまらないお・・・


