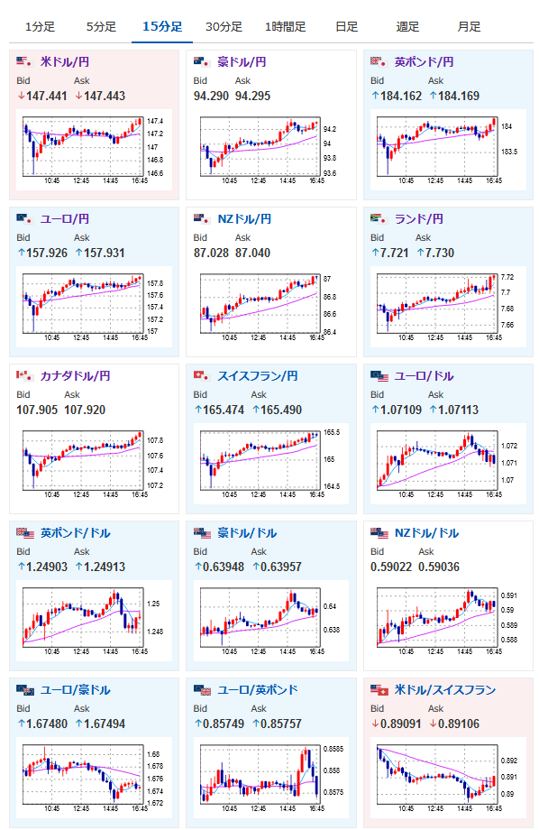
【相場】欧州株高支えに円安 1ドル147円台半ば 朝に発表された日本のGDPデフレーター、鈴木財務相発言による動きは完全に打ち消し
1: 以下名無しさんに代わりまして管理人がお伝えします 1848/01/24(?)00:00:00 ID:money_soku
2023年09月08日16時56分取得:
1001: 以下名無しさんに代わりまして管理人がお伝えします 1848/01/24(?)00:00:00 ID:money_soku
日本のGDPデフレーターは強くでたものの、管理人も書いていたけれど日銀の方針転換はなさそうかなという思惑も広がり1ドル147円台に戻したお。
関連記事:【為替相場】日本のGDPデフレーターが大きく伸びドル円は146円台後半へ
ただドル円が148円台にのせるにはもう少し材料が足りないのかも。
米債利回りの動き的には乗せてもおかしくないんだけれど・・・という感じだお。
今のところレンジな動きが続いているお。

やる夫より:
xmにて500$まで入金倍増ボーナス、その後は20%ボーナスだお
