【相場】米小売は先月よりは悪化も市場予想は上回る 雇用強し PPIはさらなるインフレ示唆 11月利上げ可能性さらに高まる
1: 以下名無しさんに代わりまして管理人がお伝えします 1848/01/24(?)00:00:00 ID:money_soku
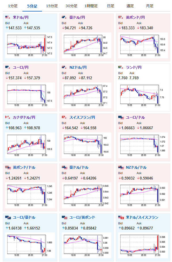
2023年09月14日21時32分取得:
1001: 以下名無しさんに代わりまして管理人がお伝えします 1848/01/24(?)00:00:00 ID:money_soku
タイトル通り!
米インフレはまだ強く、追加利上げが必要であるという予想は間違っていなさそうな雰囲気だお。
ただドルは思ったよりフラフラしているので全モの可能性には要注意で。
ECBはコンセンサス通りの利上げでユーロ売りが入っているお。
やる夫より:
xmにてシルバーウィークのボーナスがスタートしたみたいだお

