【為替相場】週明けドル円は156円台で上下 特に材料は出ておらず 仮想通貨は弱く本日もズルズル下落
1: 以下名無しさんに代わりまして管理人がお伝えします 1848/01/24(?)00:00:00 ID:money_soku
2024年12月23日11時17分取得:
やる夫今日のポイント:
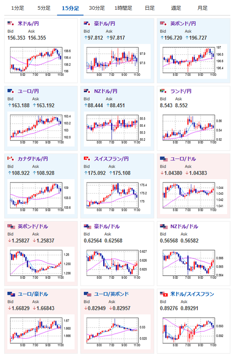
・大幅に円安に動いた後、口先介入と米経済指標で調整後の週明け
・特に材料は出ておらず156円台で上下
特に重要なイベントは赤字で表示
14:00 シンガポール)11月CPI
16:00 独)11月輸入物価指数
16:00 英)7-9月期GDP(改定値)、7-9月期経常収支
21:00 メキシコ)11月貿易収支
22:30 加)10月GDP、11月鉱工業製品価格、11月原料価格指数
22:30 米)11月耐久財受注額
24:00 米)11月新築住宅販売件数、12月消費者信頼感指数
27:00 米)2年債入札
1001: 以下名無しさんに代わりまして管理人がお伝えします 1848/01/24(?)00:00:00 ID:money_soku
おはようございますお。
週明け、初動はドル円は一旦156円割れ、そして156円台後半に向けて円安に。
その後仲値あたりで少し円高にと156円台で上下しているお。
口先介入、米経済指標前は157.9円ということもあり、材料次第では再び157円台↑もありそうな感じ。
ただ今のところ材料不足でどちらに動いてもおかしくないなと思っているお。
また何か材料が出てきたら記事にしたいお。

やる夫より:ニュース速報TwitterList、情報収集先などの記事だお
やる夫の投資情報収集先あれこれ(2024年10月02日update)
管理人のTwitterでも相場に関して出来る限りお答えしますとのこと
xmにてお年玉ボーナスが開始されたみたいだお



