【速報】日銀がコアコアCPIを上方修正検討報道 ドル円急落で157.8円台
1: 以下名無しさんに代わりまして管理人がお伝えします 1848/01/24(?)00:00:00 ID:money_soku
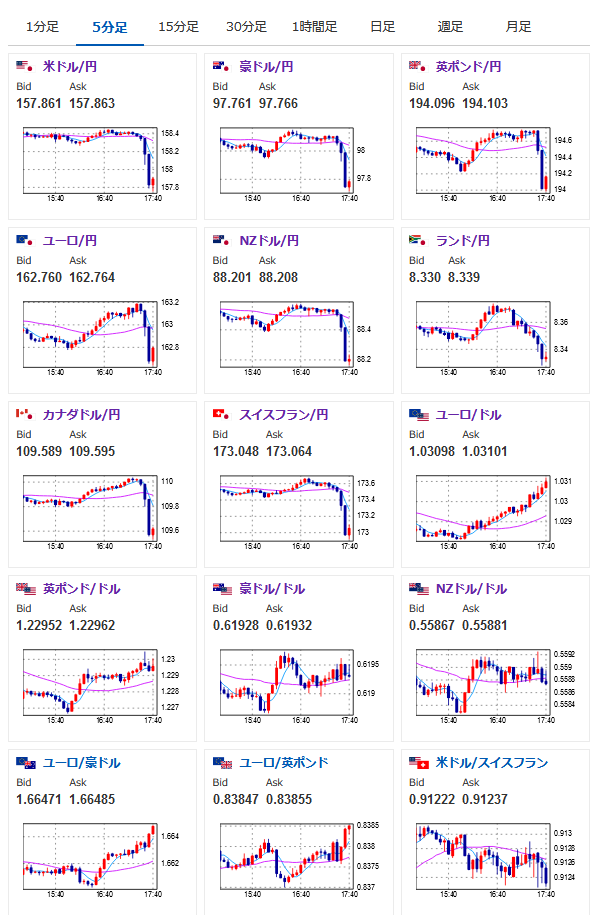
2024年01月10日17時44分取得:
管理人よりお知らせ:
本日の雇用統計時にお仕事が入ってしまっているため事前に記事を出しておき直前にトップにします
戻りましたら中身の分析記事を出します🙏— まねたん (@kasegerumatome) January 10, 2025
1001: 以下名無しさんに代わりまして管理人がお伝えします 1848/01/24(?)00:00:00 ID:money_soku
コアコアCPI上方修正検討ってマ?
ただ検討報道なのでやっぱり修正しないとなる可能性も。
とりあえず下げ止まったら再度ドル円ロングをしたい感じはするお。

やる夫より:ニュース速報TwitterList、情報収集先などの記事だお
やる夫の投資情報収集先あれこれ(2024年10月02日update)
管理人のTwitterでも相場に関して出来る限りお答えしますとのこと
xmにておみくじボーナスが開始されたみたいだお


